| CATEGORII DOCUMENTE |
| Demografie | Ecologie mediu | Geologie | Hidrologie | Meteorologie |
CERCETAREA COMPLEXA A ZACAMINTELOR DE HIDROCARBURI
1. Studiul carotelor mecanice, al carotele mecanice neorientate, orientate, al probelor laterale, al probelor de detritus
Urmarirea forajelor din punct de vedere geologic se face prin executarea unor lucrari speciale in gaura de sonda si una ditre aceste lucrari consta in extragerea de carote mecanice. Cu ajutorul carotelor mecanice in special ca si al probelor de detritus se poate cunoaste profilul lito-stratigrafic al structurii, in zona de foraj, iar in timp, in urma forajului mai multor sonde, al structurii in totalitatea ei. Tot cu ajutorul carotelor mecanice se obtin informatii care stau la baza interpretarii tectonicii structurii, precum si informatii privind existenta zacamintelor de hidrocarburi, asa dupa cum se va vedea din cele ce urmeaza.
Carotele mecanice pot fi neorientate, orientate si laterale. Dintre acestea numai primele si ultimele carote mentionate se extrag in prezent, deoarece carotele mecanice orientate au fost inlocuite azi cu lucrari de pandajmetrie. In interpretarea tectonicii unei structuri sau a unui zacamant, carotele mecanice dau informatii despre inclinarea stratelor, spre deosebire de operatia de pandajmetrie care da si directia orientarii inclinarii stratelor, informatie obtinuta si prin carotele mecanice orientate. Se impune ca descrierea unei carote mecanice sa fie judicios si corect facuta, pentru a se putea face, in final, corelari ale diferitelor profile lito-stratigrafice ale sondelor de pe aceeasi structura. Fiecare portiune dintr-o carota se descrie separat daca difera din punct de vedere litologic sau al culorii, se mentioneaza inclinarea stratelor si se analizeaza din punct de vedere paleontologic, in vederea determinarii varstei geologice. De asemenea, se mentioneaza daca rocile poros-permeabile din carota respectiva dupa reactiile pe care le dau cu solventii hidrocarburilor indica prezenta sau lipsa acestora. Uneori, daca este cazul, se mentioneaza prezenta oglinzilor (fetelor) de frictiune. Dupa o analiza sumara a carotelor, facuta uneori chiar imediat dupa ce au fost extrase, ea este detaliata in laborator, din punct de vedere litologic, paleontologic, petrografic si petrofizic.
Carotele mecanice se extrag in functie de gradul de documentare, care este determinat de categoriile si sarcinile sondelor. La sondele de dechidere ca si la cele de evaluare, datorita problemelor ce urmeaza sa fie rezolvate prin aceste sonde, carotele mecanice sunt in numar mai mare, spre deosebire de sondele de exploatare, cand zacamantul se considera cunoscut. La fixarea numarului de carote ce trebuie extrase de la sondele de cercetare, trebuie sa se tina seama si de valorile inclinarii stratelor obtinute de la primele carote extrase dintr-o formatiune. Astfel, la inclinari pana la circa 500 se iau carote, din formatiunile probabile sau posibile productive, din 50 in 50 de metri si in cazul cand valoarea inclinarii depaseste 60 - 700, se iau carote din circa 100 in 100 de metrii. In cazul cand la o sonda de deschidere sau evaluare in baza unei carote extrase sunt roci poros-permeabile cu hidrocarburi se va carota in continuare in mod obligatoriu, pe toata grosimea intervalului de roci poros-permeabile cu hidrocarburi.
Spre deosebire de carotele neorientate care, uneori, pot fi extrase in numar mare, numai in roci impermeabile, probele laterale dau posibilitatea de a obtine informatii asupra intervalelor poros-pemeabile, care n-au fost carotate. Intervalele de unde vor fi luate, din peretele gaurii de sonda, aceste carote, sunt fixate dupa diagrafia geofizica de sonda. Aceste carote, a caror lungime este de circa 3 cm si diametrul de circa 1 cm, dau informatii asupra litologiei rocilor si dupa caz, daca acestea sunt purtatoare de hidrocarburi. Uneori prin aceasta metoda nu se obtin informatile scontate, fie datorita faptului ca turta formata de fluidul de foraj este destul de groasa si carota nu aduce deloc roca, fie datorita faptului ca roca este dura si deasemenea nu se poate extrage nimic.
Documentarea privind profilul lito-stratigrafic al unei sonde se mai poate obtine si cu ajutorul probelor de detritus, care la sondele de cercetare pot fi luate din doi in doi metrii sau chiar continui. Uneori in probele de detritus sunt si macrofosile de talie mica, bine conservate si care pot da informatii pretioase asupra varstei geologice a formatiunii traversate de foraj. Urmarindu-se si analizandu-se cu atentie aceste probe se pot obtine, uneori informatii pretioase, ca de exemplu prezenta pentru prima data a unor fragmente de gresii imbibate cu hidrocarburi, ceea ce pune problema extragerii imediate a unei carote mecanice. De asemenea, cu ajutorul lor putem sa luam cunostinta de monotonia din punct de vedere litologic a unei formatiuni geologice, de exemplu, a unei formatiuni exclusiv marnoase. Tot cu ajutorul lor pot fi urmarite prin foraje de explorare si in special prin forajele de exploatare, reperele stratigrafice caracteristice unui zacamant si care prezinta o deosebita importanta in corelarea profilelor lito-stratigrafice ale forajelor. La descrierea probelor de detritus se mentioneaza procentual, fragmente de roci descrise din punct de vedere litologic.
Daca la sondele de prospectiuni si explorare numarul carotelor mecanice si al operatiilor de pandajmetrie trebuie sa fie sufucient de mare pentru ca documentarea geologica sa fie mai completa, la sondele de exploatare, in general, nu se extrag carote mecanice, iar probele de detritus se iau numai pe intervale limitate de circa 20 m, inainte de fiecare limita stratigrafica estimata, pentru verificarea acesteia, operatie care da rezultate foarte bune, avand in vedere ca pe o structura cunoscuta, cu un numar suficient de sonde sunt si repere stratigrafice care dau posibilitatea urmaririi forajelor.
Instalatiile de foraj pentru sondele de prospectiuni sau de evaluare sunt dotate cu statii de urmarire a forajului care au aparatura pentru controlul si urmarirea procesului de foraj si pentru determinarea caracteristicilor geologo-fizice ale formatiunilor geologice traversate. Astfel se pot cunoaste in orice moment, parametrii de foraj (apasare pe sapa, turatia, debitul si presiunea pompelor, viteza de avansare a sapei, adancimea sondei etc.), caracteristicile fluidului de foraj (greutate specifica, vascozitatea, filtratul, turta, gelatia, tixotropia etc.), continutul in hidrocarburi al fluidului de foraj. Pe baza analizelor carotelor mecanice in timpul forajului se stabilesc caracteristicile geologo-fizice ale formatiunilor geologice traversate, se pot face determinari privind litologia rocilor, continutul in carbonati, porozitatea, permeabilitatea, saturatia in apa interstitiala si continutul in hidrocarburi.
Aceste statii au calculatoare electronice pentru prelucrarea rapida si interpretarea cantitativa a datelor obtinute. In urma prelucrarilor, toti parametrii de foraj si caracteristicile fizico-geologice ale rocilor forate sunt reprezentate grafic, in functie de adancime.
2. Metodele geofizice, clasice si moderne, folosite in cercetarea zacamintelor de hidrocarburi
2.1. Bazele fizico-geologice ale carotajului geofizic
Dupa prospectiunile geofizice, geofizica de sonda - numita si carotaj geofizic - constituie a doua disciplina a geofizicii aplicate si cuprinde complexul de lucrari efectuate in scopul :
studierii profilului geologic al sondelor ;
determinarii continutului de hidrocarburi si calculul rezervelor de hidrocarburi ;
controlul starii tehnice a sondelor in procesul de foraj si productie ;
probarii si deschiderii stratelor productive, dupa saparea si tubajul gaurii de sonda.
Spre deosebire de prospectiunea geofizica, in geofizica de sonda, marimile fizice masurate sunt inregistrate continuu sau pe portiuni din traseul gaurii de sonda. Inregistrarile poarta numele de diagrafii geofizice.
Geofizica de sonda cuprinde complexul de lucrari efectuate in gaurile de sonda in scopul determinarii unor parametrii fizici ai rocilor : densitatea, conductibilitatea electrica, radioactivitatea, activitatea electrochimica, densitatea, conductibilitatea termica, viteza de propagare a undelor elastice etc. Aceste date sunt necesare pentru a pune in evidenta zacamintele de substante minerale utile (hidrocarburi, carbuni, minereuri etc.), pentru cunoasterea succesiunii stratelor din punct de vedere litologic, interpretarea tectonicii, a tipului de capcane, calculul rezervelor, in proiectarea unei exploatari rationale a zacamintelor. Rezultatul masuratorilor se exprima sub forma de diagrame ce reprezinta variatia parametrilor fizici ai rocilor functie de adancime.
In functie de proprietatile fizice ale rocilor studiate, se cunosc mai multe metode de investigare (masuratorile geofizice au primit denumirea de carotaj prin analogie cu termenul de carotaj mecanic) si anume : electrice, radioactive, termice, magnetice, de densitate, geochimice.
Investigarea geofizica a sondelor se realizeaza cu ajutorul unor utilaje speciale, care in principal constau dintr-un troliu cu un cablu necesar pentru introducerea dispozitivelor de investigare in sonda si aparatura de suprafata pentru comanda, masura si inregistrare (statia de carotaj).
Dispozitivul de investigare (electroda) este introdus la talpa sondei (limita inferioara a profilului geologic deschis) si inregistrarea parametrilor masurati se efectueaza la extragerea acestuia cu ajutorul troliului. Inaintea efectuarii masuratorilor geofizice este necesara pregatirea corespunzatoare a sondelor prin corectarea gaurilor de sonda (realizarea unui diametru corespunzator aparaturii utilizate pe intregul interval ce urmeaza a fi investigat), extragerea garniturii de foraj si asigurarea unui fluid de foraj (noroi) cu caracteristici (densitate, vascozitate, salinitate etc.) adecvate.
In majoritatea cazurilor, sondele traverseaza o succesiune de strate, unele porors permeabile (nisipuri, gresii, calcare fisurate etc.), iar altele impermeabile (marne, argile, calcare compacte etc.). In timpul procesului de foraj, fluidul de foraj din gaura de sonda exercita o presiune hidrostatica pe fata deschisa a formatiunii, mai mare decat presiunea naturala a acesteia. In dreptul stratelor poros-permeabile are loc fenomenul de filtrare, adica de patrundere in strat a filtratului de noroi (faza lichida separata din fluidul de foraj, compusa din apa in care sunt dizolvate saruri si in care se mai gasesc in suspensie o serie de elemente coloidale). Particolele solide din noroiul de foraj, formate din argila si din elemente de ingreuiere a noroiului se depun pe peretele gaurii de sonda formand turta de noroi sau de colmataj. Ca urmare a patrunderii filtratului de noroi in stratele poros permeabile, in jurul gaurii de sonda se formeaza o serie de zone succesive (fig.64) :

Fig.64. Zonele formate in jurul gaurii de sonda ca urmare a patrunderii filtratului de noroi in stratele poros-permeabile : 1 - strat poros permeabil ; 2 - strat adiacent impermeabil ; 3 - gaura de sonda ; 4 - turta de noroi ; 5 - zona spalata ; 6 - zona de invazie ; 7 - zona necontaminata ; D - diametrul zonei de invazie.
zona spalata 5, in care filtratul de noroi a inlocuit total sau aproape total fluidul continut initial in strat ;
zona de invazie 6, in care se gaseste un amestec de filtrat de noroi si fluid continut in strat (apa de zacamant, hidrocarburi) ;
zona necontaminata 7, in care a ramas fluidul existent initial in strat.
Pentru investigarea geofizica a formatiunilor traversate de sonde este deosebit de important sa se mentina intre anumite limite viteza de filtrare, respectiv cantitatea de filtrat separata din noroi, de a carei valore depinde de diametrul zonei de invazie cu aplicatii asupra calitatii inregistrarilor.
2.2 Carotajul electric
Metodele de investigare electrice constau in masurarea a doi parametrii fizici : potentialul electric natural (spontan) dezvoltat in dreptul stratelor traversate si rezistenta electrica a rocilor.
2.2.1. Carotajul potentialului spontan
Acest tip de carotaj consta in masurarea potentialului campului electric natural care ia nastere spontan in roci datorita urmatoarelor procese fizico-chimice : procesul de difuzie -adsorbtie, procesul de filtratie si procesul de oxido-reducere.
Potentialul de difuzie-adsorbtie se produce datorita deiferentei de concentratie in saruri minerale (in special NaCl) a fluidelor care vin in contact in stratele poros-permeabile deschise in sonda, respectiv filtratul de noroi cu o concentratie mai mica si apa de zacamant cu o concentratie mai mare. In aceste solutii are loc disocierea NaCl in ioni pozitivi (cationi de Na+) si ioni negativi (anioni de Cl-). La contactul dintre cele doua solutii (electroliti) de concentratii diferite are loc difuzia ionilor din solutia mai putin concentrata. Datorita faptului ca mobilitatile ionilor sunt diferite, solutia cu concentratie mai mica (filtrat de noroi sau noroi) va capata o incarcare electrica negativa, deoarece, clorul are mobilitatea mai mare, iar solutia concentrata va ramane cu o incarcare electrica pozitiva. Diferenta de potential rezultata constituie potentiaul de difuzie ED (fig.65).

Fig.65. Formarea potentialului de difuzie ED si de adsorbtie EA
Cand difuzia ionilor se face prin stratul adiacent impermeabil (marna, argila) ea are loc prin canale microcapilare si este insotita de adsorbtia selectiva a unora dintre ioni, modificandu-le mobilitatea. Argilele adsorb ionii negativi (Cl-) si lasa sa se deplaseze ionii pozitivi (Na+). Rezulta ca la contactul a doua solutii separate printr-o membrana de argila in solutia mai diluata (filtrat de noroi si noroi) va aparea un exces de sarcini pozitive, care produc o diferenta de potential, numit potential de adsorbtie EA.
Suma celor doua potentiale, de difuzie si de adsorbtie, da potentialul de difuzie-adsorbtie a carui expresie este :
rfn
EDA = KDA lg --------
rai
in care:
rfn si rai sunt rezistivitatile electrice ale filtratului de noroi si respectiv ale apei de zacamant ;
KDA este constanta de difuzie-adsorbtie a carei valoare la temperatura de 180 C este de - 69,25 mV.
Potentialul de filtratie sau electrocinetic apare ca urmare a curgerii (filtratiei) unui fluid (apa de zacamant, filtrat de noroi) prin capilarele rocii, datorita diferentei de presiune intre presiunea hidrostatica a coloanei de noroi (fluid de foraj), si presiunea stratelor traversate. La limita dintre peretele unui capilar si electrolit se formeaza un strat electric dublu, cu o patura fixa adsorbita la particola minerala si o patura mobila constituita din ioni de semn contrar atrasi electrostatic de ioni adsorbiti (fig.66). La curgerea electrolitului prin capilar, ca urmare a presiunii

Fig.66 Reprezentarea schematica a formarii potentialului de filtratie
diferentiale, partea mobila a stratului electric dublu se deplaseaza si cum in majoritatea cazurilor presiunea hidrostatica a coloanei de noroi este mai mare decat presiunea stratelor, fluidul care curge este filtratul de noroi ; in stratul poros-permeabil va aparea un exces de sarcini negative, astfel ca semnul potentialului de filtratie EF este negativ si are expresia :
rfn(p1-p2)
EF = -f -------------
hfn
in care:
rfn - este rezistivitatea filtratului de noroi;
hfn - vascozitatea filtratului de noroi;
f - coeficient de filtratie care depinde de mediul filtrant;
p1 - presiunea hidrostatica a coloanei de noroi;
p2 - presiunea stratului.
Potentialul de oxido-reducere se formeaza, de regula, cand o sonda traverseaza zone de mineralizare sau strate de carbuni minerali si se datoreste oxidarii sulfurilor in urma actiunii oxigenului continut de fluidul de foraj, reactie chimica ce implica un schimb de electroni. Daca o substanta pierde electronii de valenta, ea se oxideaza si apar ionii pozitivi, iar daca o substanta absoarbe unul sau mai multi electroni apar ioni negativi sau are loc trecerea in stare neutra, proces chimic ce poarta denumirea de reducere. Rezultatul procesului de oxido-reducere va fi aparitia de sarcini pozitive si negative ce vor crea o diferenta de potential masurabila.

Fig.67. Reprezentarea schematica a formarii potentialului de filtratie.

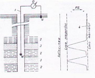
Fig. 68. Inregistrarera potentialului spontan P.S. :
M, N - electrozi de plumb ; G - galvanometru ; 1 - cablu ; 2 - strat impermeabil ; 3 - strat poros - permabil ; 4 - diagrama de P.S.
Procesele de difuzie-adsorbtie, filtratie si oxido-reducere dau nastere unui potential natural rezultant EPS (EPS = EDA + EF + EOR ), care la randul lui determina formarea unui curent natural IPS de acelasi semn ( EPS = RIPS in care R este rezistenta mediului traversat de curentul IPS).
In conditii de sonda ceea ce se masoara este diferenta de potential dintre doi electrozi de plumb, unul M, introdus in sonda cu ajutorul cablului de carotaj, iar cel de-al doilea N ingropat la suprafata sondei (fig. 68). Prin deplasarea colectorului M in lungul gaurii de sonda se inregistreaza cu ajutorul galvanometrului G variatile potentialului pe o hartie fotosensibila obtinandu-se o diagrafie de P.S.
Problemele ce pot fi rezolvate cu ajutorul carotajului de P.S. constau in : separarea stratelor in functie de natura lor litologica (este esentiala individualizarea stratelor poros-permeabile ce pot constitui colectoare de fluide, de stratele impermeabile cu rol de roci protectoare) ; determinarea grosimii stratelor si a limitelor geologice ; determinarea rezistivitatii apelor de zacamant, corelarea profilelor gaurilor de sonda pe baza unor repere usor observabile pe curba P.S.
2.2.2. Carotajul de rezistivitate aparenta
Rezistivitatea electrica caracterizeaza proprietatea rocilor de a conduce curentul electric si reprezinta rezistenta electrica specifica raportata la 1 m3 de roca :
r = R ---
l
in care :
r este rezistivitatea;
R - rezistenta, in W;
S - sectiunea transversala, in m2;
l - lungimea, in m.
Rezistivitatea reala a unei roci este conditionata de mai multi factori si anume:
compozitia mineralogica a rocii. Cand contine minerale cu conductibilitate electrica (sulfuri, oxizi metalici) rezistivitatea depinde de cantitatea si distributia acestor minerale in roca;
continutul de apa. Volumul de apa de zacamant, mai mult sau mai putin mineralizata, existent in porii rocilor sedimentare, influenteaza rezistivitatea acestora. Rezistivitatea unei roci saturate cu apa depinde nu numai de mineralizatia apei si porozitatea rocii, ci si de sinuozitatea porilor, de modul cum sunt dispusi si intercalati. O roca in care fluidul de saturatie este constituit din hidrocarburi are o rezistivitate mai mare ;
temperatura. La cresterea temperaturii, rezistivitatea se micsoreaza datorita maririi mobilitatii ionilor din fluidul continut de roca ;
continutul de argila. Rezistivitatea unei roci scade cu cresterea continutului de argila, deoarece aceasta actioneaza ca un conductor pe langa cel dat de solutia mineralizata din spatiul poros.
Rocile traversare de sonda, de regula, nu sunt nici omogene si nici izotrope ; rezistivitatea lor variaza atat pe orizontala cat si pe verticala. In felul acesta, dispozitivul de investigare masoara o rezistivitate aparenta r, care este influentata de rezistivitatea noroiului rn, turtei de noroi rtn, zonei spalate rio, filtratului de noroi rfn, zonei de invazie ri, apei de zacamant rai si de rezistivitatea reala rR a zonei necontaminate.
Pentru inregistrarea rezistivitatii aparente se utilizeaza un dispozitiv constituit din trei electrozi lansati in sonda si un al patrulea situat la suprafata. Doi dintre electrozi sunt electrozii de curent sau de alimentare A, B si servesc pentru introducerea curentului, iar alti doi electrozi sunt electrozii de masura M, N si servesc pentru masurarea diferentei de potential dintre doua suprafete echipotentiale, formate in urma caderilor de potential datorita rezistivitatii r a mediului. Dupa numarul electrozilor de alimentare dispozitivele pot fi :
monopolare (cu alimentare simpla), care au un singur electrod de alimentare introdus in sonda (fig. 69, a si c) ;
- bipolare (cu alimentare dubla, care au doi electrozi de alimentare introdusi in sonda (fig. 69, b si d).

Fig. 6 Dispozitive potentiale si gradiente pentru carotajul de rezistivitate aparenta.
Functie de pozitia si rolul electrozilor ce alcatuiesc dispozitivul se deosebesc :
dispozitive potentiale, la care electrozii apropiati fac parte din circuite electrice diferite. Distanta dintre doi electrozi pereche (de aceeasi functie) este mult mai mare decat intre electrozii cu functii diferite (fig. 69, a si b) ;
dispozitive gradiente, la care electrozii apropiati fac parte din acelasi circuit. Distanta dintre electrozii pereche este mult mai mica decat intre cei cu functii diferite (fig. 69, c si d).
La dispozitivul potential lungimea este data de distanta dintre electrozii A si M si se noteaza Lp = AM, iar la dispozitivul gradient, lungimea dispozitivului este data de distanta dintre electrodul nepereche si puncul mediu O dintre electrozii pereche Lj = AO pentru dispozitivul monopolar si Lg = MO pentru dispozitivul bipolar. Lungimea dispozitivului conditioneaza raza de investigatie care in cazul unui dispozitiv potential este egala cu dublul dispozitivului (rinv= 2Lp = AM), iar in cazul unui dispozitiv gradient este egala cu lungimea dispozitivului (rinv=Lg=AO=MO). Punctul de inregistrare, respectiv punctul la care se raporteaza rezistivitatea aparenta masurata, este puncul mediu O dintre electrozii apropiati. Inregistrarea rezistivitatii aprente se realizeaza cu dispozitive gradiente si potentiale

Fig.70. Schema principala de masura :
a - cu un dispozititv gradient monopolar ; b - cu un dispozitiv gradient bipolar ;
G - generator de curent ; mA - aprat de masura a curentului ; Rd - dispozitiv de redresare a semnalului ; I - aparat inregistrator ; A si B - electrozi de alimentare ; M si N - electrozi de masura.
prin crearea unui camp electric care se deplaseaza de-a lungul profilului realizat de sonda si masurarea unei diferente de potential intre doua puncte ale mediului cercetat. Schemele aplicate (fig.70), constau dintr-un circuit de alimentare format dintr-un generator de current G, un aparat de masura a curentului mA si electrozii de alimentare A si B si un circuit de masura format din electrozii de masura M si N si un aparat inregistrator I. Diagrafia inregistrata curpinde doua curbe de rezistivitate aparenta (fig.71), una inregistrata cu un dispozitiv potential MO, 3A2B - linia continua - si o curba inregistrata cu dispozitiv gradient, BO, 3A2M - linia intrerupta - (cifrele reprezinta distanta in metri dintre electrozii respectivi).
Cele doua curbe se inregistreaza succesiv, in marsuri diferite si simultan cu una din curbele de rezistivitate se inregistreaza si o curba de P.S. Acest tip de carotaj electric constiutit ditr-o curba de P.S. si doua curbe de rezistivitate aparenta inregistrata la scara de 1 : 1.000 poarta denumirea de carotaj electric standard (sau obisnuit).
Principalele aplicatii ale carotajului electric standard sunt :
corelarea profileleor lito-stratigrafice ale gaurilor de sonda, punerea in evidenta a variatilor de facies, a tipurilor de capcana, a tectonicii ;
determinarea limitelor stratelor, a grosimii lor si stabilirea adancimii stratelor colectoare ;
- aprecierea naturii fluidelor continute in rocile colectoare (aceasta se poate face prin compararea celor doua curbe de rezistivitate (la stratele saturate cu apa de zacamant curba gradienta este "cazuta" fata de curba potentiala, in timp ce la stratele cu hidrocarburi, valorile celor doua curbe sunt comparabile sau curba gradienta are o valoare mai mare).

Fig.71. Diagrafia de carotaj standard :
P.S. - potential spontan ; MO, 3A2B - curba potentiala ; BO, 3A2M - curba gradienta ; 1 - nisip cu apa; 2 - nisip cu hidrocarburi; 3 - marna.
2.2.3. Carotajul electric cu curenti focalizati
Datorita influentei, cu diferite ponderi, a coloanei de noroi si a formatiunilor adiacente, rezistivitatile masurate cu ajutorul metodelor clasice de carotaj electric difera mult de rezistivitatea reala. Aceasta influenta este si mai accentuata in conditiile forarii sondelor cu noroaie cu rezistivitate mica (noroaie mineralizate).
Pentru eliminarea acestor deficiente s-a propus metoda carotajului electric cu curenti focalizati, cunoscuta sub denumirea de laterolog. In cazul acestui tip de carotaj, investigarea se realizeaza cu ajutorul unui camp electric creat de un curent dirijat perpendicular pe peretele gaurii de sonda, sub forma de fascicul. Pentru obtinerea configuratiei campului sub forma de curent focalizat se utilizeaza dispozitive cu sapte electrozi punctiformi (leterolog - 7) sau dispozitive cu trei electrozi alungiti (laterolog - 3).
Printr-un electrod principal A0 se emite in mediul investigat un curent alternativ I0 de intensitate constanta, ce patrunde in mediu sub forma unui fascicul, datorita actiunii electrozilor de focalizare A1 si A2, plasati simetric in raport cu A0, alimentati cu un curent de intensitate I1, de aceeasi polaritate cu I0. Dispozitivul cu sapte electrozi, contine si doua perechi de electrozi de masura M1, N1 si M2, N2, plasati simetric in raport cu A0 (fig.72).

Fig.72. Dispozitiv de carotaj cu curenti focalizati (laterolog - 7).
Intensitatea curentului I1 este reglata automat in raport cu curentul I0, astfel ca intre perechile de electrozi de masura, diferentele de potential sunt egale cu zero. In aceste intervale (M1 - N1 si M2 - N2), intensitatea curentului de-a lungul axei sondei va fi, de asemenea, egala cu zero, ceea ce echivaleaza cu plasarea unor ecrane izolatoare ce obliga curentul sa patrunda in strat sub forma de fascicul, indiferent de conditiile existente (fluid de foraj mineralizat, strate adiacente cu rezistivitate mica).
Rezistivitatea aparenta masurata cu ajutorul laterologului se apropie mult de rezistivitatea reala a formatiunii. Carotajul electric cu curenti focalizati se aplica la sondele forate cu noroaie mineralizate, precum si in cazul cand se traverseaza formatiuni cu rezistivitate mare sau o succesiune de strate subtiri cu contraste mari de rezistivitate pe verticala. In formatiunile colectoare, laterologul permite cu suficienta precizie delimitarea stratelor cu hidrocarburi de cele acvifere.
2.2.4. Carotajul electric cu microdispozitive
Carotajul electric cu microdispozitive sau microcarotajul se aplica in doua variante : microcarotajul obisnuit si microcarotajul cu curenti focalizati (microlaterologul).
In cazul microcarotajului obisnuit, se asigura investigarea zonei din imediata apropiere a gaurii de sonda formata din turta de noroi si zona spalata, cu ajutorul unui microdispozitiv (fig.73) alcatuit dintr-o patina izolata pe care sunt dispusi un electrod de alimentare A si doi electrozi de masura M1 si M2 la o distanta foarte mica unul de celalalt.

Fig. 73. Microdispozitiv :
a - reprezentarea schematica ; b - distributia curentului electric in mediu.
Cu cei trei electrozi se pot realiza doua dispozitive de investigare :
un microdispozitiv potential, avand raza de investigatie mai mare, respectiv 2 AM = 101,6 mm ; valoarea de rezistivitate aparenta inregistrata fiind influentata de zona spalata a formatiunii ;
- un microdispozitiv gradient cu o raza de investigatie mai mica, AO = 38,1 mm, ce curpinde doar turta de noroi, astfel ca rezistivitatea aparenta inregistrata este proportionala cu rezistivitatea acesteia. M1 = M M2 = 25,4 mm.
Printr-un sistem adecvat, microdispozitivul se aplica si se mentine pe peretele gaurii de sonda muland rugozitatile acestuia. In dreptul stratelor poros-permeabile (unde se formeaza turta de noroi), valorile inregistrate cu cele doua microdispozitive sunt diferite, deoarece, de regula, rezistivitatatea zonei spalate este mai mare decat rezistivitatea turtei de noroi. Pe diagrafia de microcarotaj, diferenta dintre cele doua valori este utor sesizabila si poarta denumirea de separatie pozitiva . In dreptul stratelor impermeabile adiacente cele doua curbe se suprapun (fig.74).

.
Fig.75. Microdispozitiv focalizat :
a - reprezentarea schematica; b - distributia curentului electric in mediu.
Dispozitivul de investigare pentru microcarotajul focalizat, microlaterologul (fig.75), este constituit tot dintr-o patina pe care sunt montati un electrod A0, principal, din care pleaca un curent sub forma de fascicul datorita actiunii de focalizare realizata de curentul emis de electrodul circular A1 si doi electrozi inelari M si N concentrici.
Rezistivitatea aparenta, masurata cu microdispsozitivul focalizat in strate poros-permeabile, corespunde rezistivitatii zonei spalate rio, care este mult mai mica datorita fluidului existent in spatiul poros, decat valoarea de rezistivitate masurata in stratele adiacente greu permeabile. Microcarotajul obisnuit este utilizat in investigarea seriilor nisipoase argiloase, pentru separarea detaliata a stratelor si evaluarea proprietatilor lor colectoare, iar microcarotajul focalizat este utilizat in serii carbonatate (calcare, dolomite) sau in investigarea formatiunilor traversate cu noroaie mineralizate (sarate).
2.2.5. Carotajul inductiv
Dispozitivul de investigare pentru carotajul inductiv (fig.76) este format dintr-o bobina emitatoare E si o bobina receptoare R, montate pe un suport izolant. Curentul alternativ care circula in bobina emitatoare da nastere la curenti indusi, cu parcurs circular in formatiunile traversate. La randul lor, acesti curenti induc in bobina receptoare o tensiune electromotare UR a carei valoare este proportionala cu conductivitatea s a mediului.

Fig.76. Dispozitiv de carotaj inductiv :
E -bobina emitatoare ; 1 - curent alternativ ; Ic - curent de circulatie in strat ; UR - tensiunea electromotoare.
Una dintre aplicatiile importante ale carotajului inductiv consta in posibilitatea de a permite separarea stratelor cu hidrocarburi de cele acvifere. In fig.77 se disting doua zone 1 si 2, cu anomalii evidente pe curbele de conductivitate inregistrate cu carotaj inductiv in varianta electric-inductie, ce corespud la doua orizonturi poros-permeabile (inentificate si pe curba de P.S.). Catre partea superioara a celui de-al doilea orizont se constata un salt brusc de conductivitate respectiv de rezistivitate, corespunzator trecerii de la zona inferioara acvifera la zona superioara cu hidrocarburi. Carotajul inductiv este metoda de investigare electrica a sondelor forate cu noroaie pe baza de fluide negre (titei, motorina). Aceste noroaie, utilizate in vederea prevenirii unor dificultati in foraj, nu permit conductia curentului electric de la dispozitivul de investigare spre formatiune, deci investigarea ecesteia nu se poate realiza cu celelalte metode de carotaj electric. In prezent, metoda a fost extinsa si la investigarea succesiunilor marnoase nisipoase slab si mediu consolidate, traversate cu noroaie dulci.
Cu carotajul inductiv, asigurandu-se o focalizare atat pe vericala (este eliminat efectul rezistivitatii stratelor adiacente), cat si pe directie radiala (este eliminat efectul mediului apropiat format din fluid de foraj, zona spalata si zona de invazie), se determina o rezistivitate aparenta ce coincide cu rezistivitatea reala a formatiunii.
In felul acesta poate fi determinata rezistivitatea mediului (inversa conductivitatii)
UR Ki
s si r
Ki UR

Fig.77. Diagrafie de carotaj inductiv
2.3. Carotajul radioactiv
Metodele de investigare geofizica a profilului gaurii de sonda bazate pe fenomene de radioactivitate naturala sau provocata a rocilor sunt cunoscute sub denumirea generala de carotaj radioactiv.
Rocile poseda o radioactivitate naturala conditionata de dezintegrarea nucleelor radioactive, care intra in constitutia rocilor si care apartin seriilor radioactive ale uraniului (92U238, 92 U235), thotiului (90Th232) precum si izotopului radiactiv al potasiului 9K40.
Rocile eruptive acide (granite, granodiorite) se caracterizeaza printr-un grad mare de radioactivitate datorita continutului lor in potasiu si in elemente din seria uraniului si thoriului.
Rocile sedimentare tipice zacamintelor de hidrocarburi, functie de modul lor de formare si de originea materialului fragmentar constituent, se diferentiaza net dupa radioactivitatea naturala.
2.3.1 Carotajul gama natural
Acest tip de carotaj consta in masurarea radioactivitatii naturale a formatiunilor traversate, cu ajutorul unui dispozitiv (fig.78) care contine un detector de radiatii gama.

Fig.78. Dispozitiv de investigare pentru carotajul gama natural :
1 - detector gama ; 2 - bloc de prelucrare a semnalelor ; 3 - aparat inregistrator.

Fig.7 Profil standard de carotaj radioactiv corelat cu profilul carotajului electric :
P.S. - curba potentialului spontan ; rA - curbele de rezistivitate ; g - curba gama ; n-g - curba neuron-gama.
Impulsurile provocate prin detectia radiatilor de catre detectorul 1 sunt transmise la blocul de prelucrare a semnalului 2, dupa care trec la un aparat inregistrator 3, obtinandu-se curba gama (fig.79).
Aplicatiile carotajului gama constau in diferentierea din punct de vedere litologic a rocilor (modul de manifestare calitativa a diferitelor roci in carotajul gama este prezentat in tabelul de mai jos), corelarea profilelor gaurii de sonda, separarea stratelor colectoare cu precizarea limitelor stratelor, determinarea continutului in argila al colectoarelor, localizarea zacamintelor radioactive de minereuri, a zacamintelor de saruri de potasiu, a stratelor de carbuni.
Deoarece carotajul gama nu este influentat de natura fluidului din gaura de sonda, se pot investiga formatiunile traversate cu noroi mineralizat, de asemenea, se poate utiliza investigarea gaurilor tubate, radiatia gama avand o mare putere de patrundere.
2.3.2. Carotajul neutronic
Carotajul neutronic include o serie de metode radiometrice de investigare a sondelor, in care rocile sunt iradiate cu neutroni emisi de o sursa si se inregistreaza efectele interactiunii neutronilor cu mediul traversat. Sursa, constituita dintr-un amestec de pulbere de beriliu si o subsatanta radioactiva, emite un fascicol de neutroni rapizi (cu energie mare), care patrund in formatiunile geologice si in urma interactiunii cu nucleele elementelor de roca, se produc o serie de fenomene de interactiune care constau in incetinirea (difuzia) neutronilor rapizi, trecerea lor in stadiul de neutroni lenti (termici si epitermici) si captura sau absorbtia acestora de catre nucleele elementelor din mediu. Fenomenele de interactiune sunt insotite de radiatii gama.
Modul de manifestare al diferitelor tipuri de roci pe curbele carotajului radioactiv (gama si neutronic)

Continuare tabel cu modul de manifestare al diferitelor tipuri de roci pe curbele carotajului radioactiv (gama si neutronic)

Se utilizeaza doua variante ale metodei carotajului neutronic : carotaj neutron-gama, in care se masoara intensitatea radiatiei gama de captura si carotajul neutron-neutron, in care se masoara numarul de neutroni lenti ramasi in urma proceselor de difuzie si captura.
Intensitatea radiatiei gama inregistrate si numarul de neutroni temici si epitermici depind de continutul formatiunilor in hidrogen deoarece acesta este elementul care incetineste cel mai mult neutronii emisi (masa neutronului este egala cu masa hidrogenului). Daca continutul in hidrogen al formatiunii se afla sub forma de lichide care ocupa complet volumul porilor, atunci continutul in hidrogen este un indice al porozitatii, deci si valoarea inregistrata pe curba de carotaj neutonic va fi o masura a porozitatii rocilor.
Din cele expuse deriva cea mai importanta aplicatie a carotajului radioactiv si anume determinarea porozitatii rocilor, in special a rocilor carbonatice, care sunt mai putin contaminate cu materiale argiloase. La rocile cu continut ridicat in minerale argiloase (care contin apa de cristalizare), porozitatea determinata in carotajul neutronic este mai mare decat cea reala. O alta aplicatie importanta consta in posibilitatea trasarii contactelor apa-hidrocarburi si titei-gaze si de asemenea, in separarea rocilor din punct de vedere litologic.
Diagrafia de carotaj gama impreuna cu cea de carotaj neutronic constituie un profil standard (asemanator profilului electric), in care fiecare formatiune se manifesta in mod diferit, ceea ce permite utilizrea acestor diagrafii in corelarea din punct de vedere litologic al profilelor gaurii de sonda.
2.4. Carotajul acustic
Carotajul acustic este o metoda de investigare geofizica a formatiunilor geologice traversate de sonda, bazata pe evolutia proprietatilor elastice ale rocilor in urma propagarii undelor elastice in aceste roci.
Parametrii determinati sunt viteza de propagare a undelor in roci si absorbtia (atenuarea) undelor elastice in roci sau in coloana de tubaj si ciment. Viteza de propagare a undelor elastice este functie de compozitia mineralogica a rocilor, de gradul de cimentare si natura cimentului (cu cat roca este mai cimentata, viteza de propagare a undelor elastice este mai mare), de porozitate (viteza de propagare este functie invers proportionala de porozitate), de natura fluidelor cantonate in roci (viteza de propagare in rocile cu hidrocarburi este mai mica decat in cele acvifere), de presiune (tabelul de mai jos).
Functie de parametrul determinat, in practica se aplica doua variante ale carotajului acustic : carotajul acustic de viteza si carotajul acustic de atenuare, ce se pot efectua separat sau simultan, aparatura de sonda utilizata fiind aceeasi.
In cadrul primei variante, cu ajutorul unui emitator, se produce in gaura de sonda o unda elastica si se inregistreaza timpul de parcurs al undei emitatoare (R1, R2 - bobine receptoare) pana la un receptor situat la o anumita distanta. In cazul cand se utilizeaza un dispozitiv cu doua receptoare, se masoara timpul de parcurs al unei unde pe distanta dintre cele doua receptoare (fig.80).
Viteza si timpul de parcurs in diferite medii

In cadrul celei de a doua variante, a carotajului acustic de atenuare, se urmareste gradul de absorbtie a undelor in roci ; acestea prezinta proprietati de absorbtie a semnalelor acustice diferite, de aici posibilitatea diferentierii lor.
Aplicatile carotajului acustic constau in :
- separarea din punct de vedere litologic a formatiunilor travesate si respectiv posibilitatea corelarii lor (fig.81) ;
separarea orizonturilor cu titei, gazeifere si acvifere si plasarea contactelor apa-titei, gaze-titei, gaze-apa. Orizonturile cu titei se remarca prin viteze mai mari decat cele gazeifere, iar orizonturile saturate cu apa sarata se caracterizeaza prin viteze de propagare a undelor elastice mai mari decat cele cu titei (fig.82).

Fig.80. Shema principala a unui Fig. 81. Separarea formatiunilor traversate
Dispozitiv de masura in carotajul de sonda, din punct de vedere litologic cu
acustic: 1 - dispozitiv de sonda ; ajutorul carotajului acustic : 1 - marna ;
2 - blocul de prlucrare semnalului ; 2 - nisip, gresii ; 3 - calcar grezos ;
3 - aparat inregistrator ; E - bobina 4 - calcar compact.
localizarea zonelor de fisurare a colectoarelor carbonatate ;
determinarea porozitatii formatiunilor colectoare pe baza relatiei dintre timpul de parcurs si porozitate:
Dt = PDtf + (1 - P) Dtm
Dt - Dtm
Dtf - Dtm
in care:
P este porozitatea;
Dt - timpul de parcurs al undelor elastice masurat de carotaj acustic ;
Dtm - timpul parcurs in matricia minerala rocii ;
Dtf - timpul de parcurs prin fluidul cantonat in porii rocii.
- determinarea gradului de aderare a cimentului la coloana si la formatii, precum si inaltimea de ridicare a cimentului in spatele colanei.

Fig.82. Plasarea contactelor apa-titei si titei-gaze dupa diagrafia de carotaj acustic :
1 - argila; 2 - nisip (a - zona cu gaze ; b - zona cu titei ; c - zona cu apa de zacamant).
Fig.83. Carotajul acustic de cimentare :
A - curba de amplitudine ; t - curba de timp ; tc - timpul coloanei ; 1 - lipsa aderenta ; 2 - aderenta partiala ; 3 - aderenta buna (I - formatie de viteza mica ; II - formatie de viteza medie ; III - formatie de viteza mare).
Pot fi intalnite trei cazuri : a) coloana libera - nu exista ciment in spatele coloanei sau acesta exista in spatiul inelar, dar nu este fixat la coloana, situatii in care curba de amplitudine indica o valoare mare ; b) coloana partial cimentata - cimentul poate fi fixat partial atat la coloana, cat si la formatiune, sau cimentul este fixat la coloana dar nu la formatiune, cand amplitudinea semnelor este mica si curba de timp are o configuratie caracteristica, deoarece semnalul este insuficient de puternic pentru deplansarea dispozitivului de masurare a timpului ; c) coloana bine cimentata - cimentul este bine fixat atat la coloana cat si la formatiune, caz in care de la formatiune este receptionat un semnal foarte puternic ce variaza cu viteza de propagare a undelor elastice in strat si poate fi corelat cu alte curbe de carotaj geofizic (fig.83).
2.5. Carotajul termic si termometria de sonda
Proprietatile termice ale rocilor sunt caracterizate de doi parametrii : conductivitatea termica (proprietatea mediului de a transmite energia termica) ce depinde de densitate, gradul de saturatie in fluide, temperatura rocii si caldura specifica (caracterizeaza proprietatea mediilor de a acumula energie termica) a carei valoare creste cu marirea umiditatii rocilor.
In carotajul termic se inregistreaza variatiile temperaturii in lungul profilului gaurii de sonda. Valoarea temperaturii este determinata de campul termic natural al pamantului, conditionat de fluxul termic ce se propaga in interiorul lui spre suprafata (temperatura creste cu adancimea; variatia temperaturii in 0C pe 100 m poarta denumirea de gradient geotermic) si de campurile termice locale datorate unor procese fizico-chimice endotermice sau exotermice fie naturale, fie create artificial.
Dintre campurile termice locale naturale se mentioneaza : reactiile de oxidare in dreptul stratelor de carbuni si zacamintelor de sulfuri cu degajare de caldura, absorbtia de caldura in dreptul formatiunilor halogene (sare gema, silvina) datorita dizolvarii sarurilor, scaderea temperaturii in dreptul stratelor petrolifere si gazeifere deschise de catre sonde datorita expansiunii gazelor. Campurile termice artificiale se produc datorita introducerii fluidului de foraj cu temperatura diferita de cea a rocilor, reactilor exotermice produse la cimentarea sondelor etc.
Masurarea temperaturii in sonda se realizeaza cu termometrul de traductori chimici, care transforma variatile de temperatura in variatia unei tensiuni electrice, rezultatul fiind inregistrat pe o termograma. Pe fondul cresterii temperaturii cu adancimea, date de gradientul geotermic, apar o serie de variatii pozitive sau negative datorita campurilor termice locale mentionate (fig.84).
Cu ajutorul carotajului termic pot fi rezolvate o serie de probleme cum sunt :
determinarea naturii litologice a stratelor traversate de sonda ;
determinarea naturii fluidelor cantonate in rocile poros permeabile ;
localizarea depozitelor de carbuni, sare gema, a zacamintelor de sulfuri.
In procesul de foraj si extractie se efectueaza o serie de masuratori de temperatura (termometria de sonda) in vederea rezolvarii unor probleme tehnice cum sunt :
determinarea nivelului de ciment in spatele coloanei tubate ( fig.85);
determinarea zonelor de aflux a apei si gazelor in sonda ;
controlul circulatiei fluidelor in spatele coloanelor tubate si cimentate ;
precizarea regimului termic al sondelor in foraj si exploatare.
2.6. Gazcarotajul
Gazcarotajul este o metoda directa de localizare a stratelor colectoare de hidrocarburi. La traversarea acestor strate, titeiul si gazele din spatiul poros al rocii trec in fluidul de foraj si sunt transportate la suprafata unde pot fi detectate si analizate.
In prima etapa, se realizeaza degazarea, respectiv extragerea gazelor din fluidul de foraj cu ajutorul unor degazatoare ce lucreaza pe diferite principii: vacum, actiuni mecanice etc. Sub actiunea vacumului, gazele separate din fluidul de foraj se amesteca cu aerul aspirat, formand amestecul aer-gaze, care, dupa ce este uscat, este antrenat in aparatele de analiza (fig.86).

Fig.86. Instaltia pentru gazcarotaj:
a - degazator; b - analizor de gaze; 1- jgheb cu noroi; 2 - camera degazatorului; 3 - conducta de evacuare; 4 - flotoare; 5 - pompa de vid; 6 - refulator de vid; 7 - manometru; 8 - decantor; 9 - debitmetru; 10 - filtru cu apa; 11 - incalzitor electric; 12 - traductor din fir de platina cu ardere catalitica; 13 - punte cu rezistente; 14 - regulator de viteza; 15 - balon receptor.

Fig.87. Exemplu de cromatograma.
Detectarea si determinarea gazelor din fluidul de foraj se face in mai multe etape.
In cea de a doua etapa, cu ajutorul unui detector de gaze (gazoanalizator), ce lucreaza pe principiul arderii catalitice, se determina continutul total de gaze combustibile din amestecul aer-gaze. De asemenea, exista posibilitatea ca utilizand cromatograful, sa se separe componentele gazoase din amestecul aer-gaze, rezultatul analizei cromatografice fiind prezentat in continutul procentului pe diagrama de gazcarotaj (fig.87).
In cea de-a treia etapa, rezultatele analizei sunt raportate la adancimea reala, avand in vedere ca exista un decalaj din momentul cand fluidul de foraj din talpa sondei s-a imbunatatit in gaze, pana in momentul cand acesta iese la suprafata, timp in care adancimea sondei s-a marit.
Aprecierea continutului si naturii hidrocarburilor permite evaluarea potentialului unui rezervor si de asemenea, are o deosebita importanta in continuarea si conducerea lucrarilor de foraj, deoarece prin gazeificarea fluidului de foraj se modifica densitatea acestuia, deci se creeaza posibilitatea ca presiunea hidrostatica a coloanei de fluid sa fie mai mica decat presiunea formatiunilor traversate, fapt care contravine conditiei de siguranta a sondelor.
2.7. Cavernometria
Datorita actiunii fizico-chimice a fluidului de foraj si actiunii mecanice a sapei si garniturii de foraj la care sunt supuse formatiunile traversate de sonde, se obtine o variatie a diametrului gaurii de sonda in raport cu diametrul nominal al sapei de foraj. Aceasta variatie, care poate fi o marire a diametrului (caverna) sau o micsorare a lui (strangulare) se pune in evidenta cu ajutorul operatiei de cavernometrie.
Marirea diametrului gaurii de sonda se produce in dreptul formatiunilor argiloase si marnoase, ca urmare a hidratarii particoleleor de roca si antrenarii lor in circuitul fluidului de foraj, formandu-se caverna. O marire a diametrului se constata si in dreptul sarurilor, prin dizolvarea acestora.
In dreptul formatiunilor poros-permeabile (nisipuri, gresii, calcare fisurate) se constata o micsorare a diametrului gaurii de sonda datorita formarii turtei de noroi cu o grosime variabila, functie de calitatea noroiului si de proprietatile colectoare ale formatiunii. La travesarea stratelor de anhidrit, datorita maririi volumului acestuia in urma hidratarii, se constata, de asemenea, o micsorare a diametrului gaurii de sonda.
Intr-o serie de roci (gresii compacte, calcare si dolomite compacte, roci eruptive si metamorfice), diametrul sondei ramane foarte apropiat de diametrul nominal al sapei de foraj.

Fig.88. Cavernometru de sonda :
a - schema de principiu : 1 - corpul aparatului ; 2 - brate expandabile ; 3 - traductor potentiometric ;
b - curba de cavrernometrie inregistrata intr-un profi de sonda : 4 - marne ; 5 - nisip (gresie) ; 6 - calcar.
Dispozitivul de investigare (cavernometrul) este constituit din 2-4 brate expandabile, care se deschid la diametrul gaurii de sonda actionand un traductor potentiometric, care transforma variatia deschiderii bratelor in variatile unei tensiuni electrice inregistrate la suprafata pe o diagrama de cevernometrie sau cavernograma (fig.88).
In geofizica de sonda, cavernograma are urmatoarele aplicatii:
stabilirea naturii litologice a rocilor traversate de sonda;
determinarea conditiilor in care s-a efectuat masuratoarea, in scopul introducerii corectilor necesare la interpretarea diagrafiilor electrice, radioactive, acustice etc.
determinarea diametrului mediu, pentru a permite calculul volumului de ciment necesar cimentarii coloanelor tubate.
2.8. Determinarea pozitiei stratelor traversate de sonda
Conoasterea elementelor de pozitionare a stratelor prezinta o importanta practica deosebita in interpretarea cat mai corecta a tectonicii unei structuri, in vederea amplasarii de foraje in pozitii favorabile existentei unei acumulari de hidrocarburi.
Pozitia unui strat in spatiu, definita prin directie (unghiul dintre meridianul locului si linia de intersectie a stratului cu planul orizontal) si inclinare (unghiul facut de linia de cea mai mare panta cu planul orizontal), poate fi obtinuta prin mai multe metode :
metoda celor trei foraje care consta in corelarea carotajelor electice de la cel putin trei sonde necoliniare si definirea unui plan de stratificatie din determinarea unor limite omoloage pe cele trei carotaje ;
metoda carotajului orientat - extragerea de carote mecanice orientate - pe care se determina inclinarea si orientarea stratelor dupa pozitia limitelor de stratificatie observate pe carote ;

Fig.8 Pandajmetru :
a - schema de principiu ; b - curbe de corelare.

Fig.90. Diagrafia de pandajmetrie :
1 - curba de orientare relativa a apratului ; 2 - curba de azimut a gaurii de sonda ; 3 - curba de inclinare a gaurii de sonda ; 4, 5, 6 - curbele de microrezistivitate ; 7 - curba de cavernometrie.
metoda pandajmetriei care consta in efectuarea unor masuratori geofizice in gaura de sonda, prin care se determina o serie de parametrii fizici pe trei sau patru directii, cu ajutorul carora este definit planul de stratificatie. La primele tipuri de pandajmetre, parametrul masurat a fost P.S. - ul, care insa nu da rezultate in formatiuni compacte (de tipul celor carbonatate), aceasta limitare fiind depasita prin inregistrarea a trei curbe de rezistivitate cu dispozitive de tip gradient. In prezent, se utilizeaza pandajmetre cu microdispozitive focalizate care elimina o serie de influente ale sondei asupra inregistrarilor.
Pandajmetrul este format din trei patine ce includ electrozii de masura ai dispozitivelor utilizate dispusi la 1200 unul fata de altul si situati intr-un plan orizontal (fig.89, a).
Cele trei microdispozitive vor intersecta pe rand un strat (ce poseda contraste de proprietati electrice fata de rocile adiacente) datorita inclinarii acestuia, astfel ca cele trei curbe inregistrate 1, 2, 3 sunt deplasate una in raport cu cealalta (fig. 89,b).
Luand unul din electrozi ca electrod de referinta, se pot determina deplasarile curbelor obtinute cu celelalte microdispozitive.
Tot pe aceeasi diagrama, in mod continuu, se mai inregistreaza trei curbe care definesc orientarea electrodului de referinta, inclinarea gaurii de sonda fata de directia nord. De asemenea, se mai inregistreaza si o curba de cavernometrie pentru determinarea diametrului gaurii de sonda (fig.90).
Prelucrarea diagrafiilor se face cu ajutorul unui corelator optic si al abacelor de interpretare sau cu ajutorul calculatorului electronic. Elementele obtinute, unghiul de inclinare al stratului si directia inclinarii, se exprima grafic sub forma unor vectori polari plasati in functie de adancime. Pozitia pe orizontala a originii vectorului, indica unghiul de inclinare, iar orientarea vectorului reprezinta unghiul de directie a inclinarii (fig.91).
Aplicabilitatea pandajmetriei consta in localizarea faliilor, evidentierea discordantelor, detreminarea grosimii reale a stratelor etc. Datele de pandajmetrie servesc pentru intocmirea sectiunulor geologice si a hartilor structurale necesare stabilirii locatilor favorabile pentru noi sonde si aceste masuratori se executa in special in sondele de deschidere.

Fig.91. Reprezentarea grafica a datelor de pandajmetrie.
3. Perforarea sondelor
Oportunitatea efectuarii acestei operatii este conditionata de rezultatele obtinute in urma interpretarii diagrafiei de carotaj.
Perforarea unei coloane se executa pentru a realiza o comunicatie intre stratele poroase (din spatele coloanei) si interiorul coloanei.
Comunicarea dintre stratul productiv si sonda se realizeaza in urma operatiei de perforare. In acest mod, fizic, se creeaza niste canale prin care se va realiza afluxul de hidrocarburi din strat in sonda. Aceste canale care strabat peretele coloanei de exploatare, inelul de ciment si o portiune din strat pot fi radiale sau radial elicoidale. Ele sunt o consecinta a actiunii intr-un spatiu inchis (in sonda se afla fie gaz, fie apa, fie fluid de foraj) a unui explosibil foarte puternic.
Perforarea stratului reprezinta o conditie absolut necesara, dar nu si suficienta pentru obtinerea afluxului de gaze. Insuficienta rezulta din faptul ca, daca sondelor perforate nu li se aplica un procedeu adecvat demararii si intretinerii eruptiei controlate, ele nu vor fi productive.
Operatiile de perforare se executa in urmatoarele cazuri :
la punerea in productie a unei sonde noi ;
la retragerea la un strat superior, dupa izolarea celui care a produs pana atunci ;
la aditionarea unui nou strat, pentru incercare sau producerea concomitenta cu stratul anterior deschis ;
la perforari tehnice, pentru diverse lucrari de raparatii capitale, instrumentatii, rezolvari de avarii etc.
Inaintea oricarei operatii de perforare, in special la sondele noi, in probe de productie, este necesar sa se ia cateva masuri de pregatire care sa permita executarea perforarii in conditii de deplina securitate.
Aceste masuri constau in verificarea instalatiei de prevenire, verificarea starii coloanei si a pozitiei oglinzii dopului de ciment si pregatirea fluidului de perforare.
Fluidul folosit la perforare trebuie sa aiba aceleasi caracteristici ca la traversarea stratului in timpul forajului.
Daca se primeste un alt program de perforare cu un alt fluid, trebuie avut in vedere totusi ca acest fluid sa asigure prin greutatea specifica si prin inaltimea nivelului din sonda, o contrapresiune putin mai mare decat presiunea stratului ce urmeaza a fi perforat.
Perforarea unei coloane se realizeaza prin doua metode :
impuscarea proptiu-zisa, prin intermediul unui proiectil (glont) de otel lansat din interiorul pustii speciale sub actiunea unui exploziv;
impuscarea prin actiunea dirijata a unui exploziv brizant (jet fuzibil) sau a unui jet de fluid amestecat cu material abraziv (jet abraziv).
O clasificare a procedeelor de perforare a sondelor de gaze ar putea fi facuta si in functie de posibilitatea mentinerii in sonda pe parcursul derularii operatiei a tronsonului de tevi de extractie sau nu, in functie de diametrul perforatorului (daca este mai mare sau mai mica decat diametrul interior al tevilor de extractie). In acest sens, mult utilizata in santier este metoda perforarii cu tevi de extractie la put folosind un aparat de perforatoare compus dintr-un sirag de perforatoare cu jet, a caror incarcatura este in carcase individuale. Aceste perforatoare pot fi de tipul I-43, I-54, Dyna Starr etc.

Fig.92. Schema de ansamblu privind perforarea in sistem T.C.P.:
1 - coloana de exploatare; 2 - garnitura de tevi de extractie; 3 - valva de circulatie laterala; 4 - pacher ; 5 - teava de extractie perforata; 6 - cap de aprindere ; 7 - pusca T.C.P.
Cu aceste perforatoare se pot executa atat operatii de perforare obisnuite (cu lansare directa prin tubing), cat si operatii de perforare cu sonda sub presiune, caz in care se utilizeaza un dispozitiv de etansare pe cablu.
O alta metoda de perforare cu tevile de extractie la put este perforarea in sistem T.C.P. (Tubing Coveyed Perforating). In tehnica T.C.P. sonda este perforata cu ajutorul unui ansamblu format dintr-o pusca speciala, construita din burlane groase, cu lungimi de pana la 9 m si incarcatura de tip jet, introduse cu ajutorul tevilor de extractie (tubing) (fig.92).
Totusi in practica de santier cea mai folosita metoda este cea cu introducerea perforatoarelor prin tevile de extractie.
In fig.93 se prezinta o schema de operatie de perforare folosind un aparat perforator cu jet avand incarcatura explosiva plasata in carcase individuale.
Troliul complex transportabil (11) plasat in apropierea capului de eruptie (1) al sondei de perforat permite depanarea cablului de perforare (10) si fixarea aparatului de perforat (9) la adancimea dorita.
Odata ce aparatul de perforare (9) este pozitionat la adancimea dorita, prin intermediul cablului (10) care are o constructie speciala, se transmite din compartimentul (12) un impuls electric de initiere a exploziei perforatoarelor componente ale aparatului.
Celalalt procedeu de perforare implica extragerea tevilor de extractie din sonda, iar apartura utilizata are in componenta sa un perforartor cu jet in tub protector de otel.

Fig.93. Schema operatiei de perforare folosind un aparat perforator cu jet avand incarcatura exploziva plasata in carcase individuale :
1 - cap de eruptie; 2 - dispozitiv de etansare a cablului de perforare; 3 - dispozitiv de etansare intre tubing si coloana de exploatare a sondei; 4 - dispozitiv de etansare intre coloana de exploatare si coloana de ancoraj; 5 - coloana de ancoraj; 6 - coloana de exploatare; 7 - tevi de extractie; 8 - sabot (siu) ; 9 - aparat de perforare ; 10 - cablu de perforare ; 11 - troliu complex autotransportabil ; 12 - compartiment de producere si transmitere a impulsurilor electrice.
Principiul metodei este asemanator cu cel descris mai sus, totusi existand urmatoarele particularitati :
in locul capului de eruptie se utilizeaza un prevenitor de eruptie montat pe flansa coloanei de exploatare ;
aparatul perforator de F 80 mm este introdus in sonda prin colana de exploatare ;
sonda este umpluta cu un fluid de foraj de o asemenea greutate specifica, incat sa asigure o contrapresiune corespunzatoare stratului productiv.
Prin intermediul acestui aparat de perforare se pot realiza orificii elicoidale cu o densitate de 12 orificii/metru.

Fig.94. Schema operatiei de perforare folosind un aparat perforator cu jet in tub protector:
1 - prevenitor de eruptie; 2 - dispozitiv de etansare intre coloana de exploatare si coloana de ancoraj; 3 - zona cimentata ; 4 - coloana de ancoraj; 5 - coloana de exploatare; 6 - cablu de perforare ; 7 - strat impermeabil (neproductiv) ; 8 - strat poros permeabil ; 9 - aparat perforator ; 10 - fluid de foraj ; 11 - troliu complex autotransportabil ;
Dezavantajele utilizarii acestui tip de aparat constau in faptul ca se mareste suficient de mult durata de punere in productie a sondei, deoarece in acest caz sunt necesare efectuarea unor operatii in plus fata de cele descrise in cazul folosirii perforatoarelor in carcasa.
In fig.94 se prezinta schematic modalitatile de efectuare a operatiei de perforare folosind un perforator cu jet montat in carcasa.
Indiferent de aparatura folosita, scopul operatiei de perforare este, asa cum s-a mai amintit, acela de a crea o serie de canale de comunicatie intre strat si sonda.
In fig.95 se prezinta un detaliu privind configuratia unui asemenea canal. Se observa ca de o parte si de alta a coloanei de exploatare si a zonei cimentate exista doua valori a presiunii (ph si pz) care joaca un rol esential in evolutia viitoare a formatiunii productive. Stabilirea unei bune corelatii intre ph si pz atat in timpul forajului cat si in timpul operatiei de perforare pot influenta intr-o masura apreciabila, efectul fortelor capilare si a altor fenomene specifice curgerii fluidelor prin medii poros permeabile.

Fig.95. Detaliu privind configuratia unui canal de comunicatie strat-sonda :
1,2 - jet termic ; 3 - apa de zacamant sau fluid de foraj ; 4 - coloana de exploatare ; 5 - zona cimentata ; 6 - canal de comunicatie strat-sonda ; 7 - mediu poros-permeabil ; pz - presiunea zacamantului ; ph - presiunea hidrostatica.
|
Politica de confidentialitate | Termeni si conditii de utilizare |
Vizualizari: 7455
Importanta: ![]()
Termeni si conditii de utilizare | Contact
© SCRIGROUP 2025 . All rights reserved