| CATEGORII DOCUMENTE |
| Animale | Arta cultura | Divertisment | Film | Jurnalism | Muzica |
| Pescuit | Pictura | Versuri |
ARGUMENT
Metrologia este stiinta auxiliara a istoriei care are drept obiect studiul
masurilor fixe sau variabile. Numele provine de la cuvantul grecesc metron
= masura, iar logos = vorbire, studiu. Asadar, altfel spus, metrologia
se ocupa cu ,,vorbirea despre masura.
Dictionarul enciclopedic din 1972 defineste, astfel, aceasta stiinta
,,disciplina care se ocupa cu masurile fizice precise, cu unitatile si
procedeele de masura. Tot ea se ocupa si de ,,ansamblul activitatilor legale
si administrative privind pastrarea si reproducerea etaloanelor, verificarea
instrumentelor de masura.
Cea mai complexa definitie a metrologiei istorice se intalneste in Dictionarul
stiintelor speciale ale istoriei: ,,metrologia istorica, disciplina
speciala a istoriei care se ocupa cu studierea sistemelor de masura din trecut,
oglindite in izvoare documentare, cu evolutia acestora de-a lungul istoriei, cu
adaptarea lor la sistemul de masura modern, precum si cu cercetarea vechilor
masuratori, in raport cu sistemul utilizat pe regiuni, in anumite perioade, in
vederea stabilirii datei probabile si a locului de creare a unor izvoare
nedatate sau nelocalizate.
Societatea omeneasca a folosit pentru masurare diferite valori, dar
definitivarea sistemelor s-a petrecut abia in perioada greaca si romana.
In perioada medievala, sistemele de masurare au fost extrem de diferite si
diversificate.
Preocuparile stiintifice privind modalitatile de masurare de-a lungul timpului
apar abia in secolul al XVI-lea, cand s-a scris si primul tratat de metrologie
a lui G. Agricola: De menseribus et ponderibus romanorum (1550). In
secolele urmatoare, cercetarea sistemelor de masurare in Antichitate si Evul
Mediu s-a intensificat in numeroase tari din Europa. In secolul al XIX-lea,
metrologia a devenit disciplina de predare in invatamantul politehnic,
agronomic si comercial.
In Tarile Romane, in perioada Regulamentului Organic (1831-1832) s-au facut
incercari de uniformizare a masurilor, dar acest lucru va fi posibil abia in
anul 1866 in Principate si in 1876 in Transilvania.
In planul stiintific [4] inceputul este facut de Gh. Asachi (1788-1869) care
ne-a lasat o valoroasa lucrare: Masurile si greutatile romanesti si
moldovenesti in comparatie cu ale celorlalte neamuri, Bucuresti, 1848.
Din a doua jumatate a secolului al XIX-lea, principala preocupare a metrologiei
din Tarile Romane a constituit-o introducerea sistemului metric, ,,batalia
pentru sistemul metric. S-au remarcat in acest sens: G. Cantilli, M.
Maracinescu, Stefan Pop, T, Petrisor, Al. Zane.
In deceniile opt si noua ale secolului XX s-au remarcat lucrarile urmatorilor:
Nicolae Stoicescu: Cum masurau stramosi. Metrologia medievala pe
teritoriul Romaniei, Bucuresti, 1971; Gh. Puri: Metrologie generala,
Masurile sunt de doua feluri: a) directe, in afara omului, cum este spatiul si
timpul; b) cele determinate de om prin diverse observatii si calcule, precum
greutatea, densitatea, lungimea, volumul etc. Acestea au variat de-a lungul
timpului, de la o oranduire sociala la alta, dupa loc, formand adevarate
sisteme. Cunoasterea acestor sisteme este absolut necesara pentru intelegerea
deplina a izvoarelor istorice. Trebuie cunoscute sistemele metrologice ale
fiecarei oranduiri precum si modalitatea de transpunere in sistemul actual de
calcul. Fara aceasta raportare nu se pot intelege documentele si nu se pot
cunoaste procesele economice si nici scrie istoria economica a unei oranduiri.
Apoi istoria unitatilor de masura este foarte strans legata de istoria
comertului, si, prin urmare, cunoasterea unitatilor de masura, prezentarea lor
valorica intr-un anumit interval de timp, intr-un loc, determina cunoasterea
produselor care se realizeaza intr-o societate, valoarea acestora, raporturile
care exista intre diferite produse, puterea de cumparare a membrilor societatii
respective.
Cea mai veche terminologie din domeniul metrologiei s-a cunoscut in Chaldeea (regiune
in sudul
In epoca antica aproape toate popoarele au adoptat masuri plecand fie de la
membrele corpului omenesc, fie de la produsele necesare traiului zilnic. Apoi,
acestea au fost multiplicate, dupa timp si dupa loc, si s-au aplicat tuturor
genurilor de masuri: de lungime, de suprafata, de capacitate, de greutate.
In metrologie exista trei sisteme:
1) duodecimal, care are la baza impartirea in 12 unitati luate impreuna si care
se numeste duzina;
2) sexagesimal, in care prima unitate superioara are 60 etaloane;
3) zecimal, in care prima unitate superioara etalonului este un multiplu de
loc.
In Antichitate, desi primele calcule se intalnesc in Chaldeea, totusi se
constata, din punct de vedere numeric, o mare varietate de sisteme proprii
fiecarui popor si fiecarui tinut, cetate etc. De aici apare dificultatea
cunoasterii tuturor precum si realizarea corespondentei in sistemul actual de
calcul. Dam spre exemplificare masurile de la Atena, celebra cetate a lumii
grecesti.
Masuri de lungime:
a) dactylos (lungimea unui deget) = 0,0193 m.
b) palaeste (largimea mainii in latul palmei) = 4 dactili = 0,0771 m.
c) spithame (distanta din varful degetului mare la varful degetului mic, avand
palma deschisa) = 12 dactili = 0,2312 m.
d) pos (piciorul) = 16 dactili = 0,3083 m.
e) pehys (cotul) = 1,1/2 picioare = 0,4624 m.
f) bema (pasul) = 2,1/2 picioare = 0,771 m.
g) orgynia (lungimea a doua brate intinse sau stanjenul) = 4 coti = 1,85 m.
Piciorul era unitatea masurilor itinerare, dintre care mai cunoscute au
fost:
a) doua picioare si jumatate = 0.771 m
b) pletron (lungimea unei brazde pe care o poate taia deodata un bou = 100
picioare = 30,83 m)
c) stadionul (distanta pe care o poate strabate un alergator fara a se opri) =
600 picioare = 184,98 m
d) dublu stadiu
e) stadiu cvadruplu
f) 7 sau 12 stadii.
Acestea se foloseau in cadrul intrecerilor sportive.
Masurile de suprafata au ca unitate de masura piciorul patrat.
Pentru masurile de capacitate grecii au intrebuintat doua feluri de masuri:
unele pentru substante lichide si altele pentru substante solide.
Pentru lichide mai folosite au fost urmatoarele:
a) cotilul sau ulcica = 0,2736 l.
b) hous-ul = 12 cotili = 3,28 l.
Pentru solide:
a) cotilul = 0,2736 l.
b) hoinix-ul = ratia zilnica a unui om = 4 cotili = 1,0944 l.
c) medimna = 192 cotili = 52,53 l.
Pentru greutati au fost importante doua sisteme, cel eubeic si cel
eginetic. Terminologia era aceeasi dar valoarea era diferita.
La Atena se folosea:
a) obolul = 0,728 gr.
b) drahma = 6 oboli = 4,36 gr.
c) mina = 100 drahme = 436,60 gr.
d) talantul = 60 mine = 26.136,20 gr.
Sistemul roman a fost asemanator cu cel grecesc.
Masuri de lungime:
a) digitus (degetul) - latimea degetului mare = 0,0183 m.
b) palmus (palma) - latimea palmei mainii = 0,0740 m.
c) uncia (1112 din pessus) = 0,1234 m.
d) pes (piciorul) = 4 palme sau 16 degete = 0,2963 m.
e) cubitus (cotul) = 1.1/2 picior = 0,4443 m.
f) gradus (gradul) = 2.1/2 picioare = 0,7407 m.
g) passus (pasul) = 5 picioare = 1,4815 m.
h) pertica (prajina) = 10 picioare = 2,9630 m.
i) millia passum = 1000 de pasi = 1481,50 m.
j) stadium (pe mare) = 184,98 m.
k) milla = 8 stadii = 1379,86 m.
Pentru suprafata se folosea, la fel ca la greci, piciorul patrat
(passus quadratus) = 0,0008 cm^2. Mai importante au fost:
a) pertica = prajina folosita de hotarnici fara o valoare precisa
b) scripulum - 10 picioare patrate = 8,84 m^2.
c) jugerum (iugarul) = 2523,35 m^2.
d) heredium = 2 iugare = 5046,7 m^2.
Masuri de capacitate. Pentru lichide unitatea de masura a fost
amphora (numita si vadra) = 26,196. Pentru solide unitatea de masura
era numita modius si continea 8,733 l.
Masuri de greutate. Etalonul a fost libra, impartita in 12 uncii.
Aceasta avea subdiviziuni: 1 libra = 12 uncii = 327,45 gr., 1 uncie = 27,28 gr.
Semiuncia avea 13,64 gr.
In perioada feudala nu se putea vorbi de un sistem. Dar s-a perpetuat din epoca
antica, in mare masura, terminologia si uneori chiar continutul ei. Astfel
pentru lungimi existau:
a) linia = 1/12 deget = 0,00225 m.
b) pollex (policar, degetul cel mare) = 0,027 m.
c) pes (picior) = 12 degete = 0,3258 m.
Pentru suprafata s-a mentinut pertica (prajina).
Pentru capacitate s-a folosit: modius, pinta (cana), apoi banita pentru
substante uscate = cca. 13 l, butoiul (sau polobocul).
Pentru greutati s-a introdus marca de 218,056 gr.
In toata antichitatea si in toata perioada medievala s-a constatat
dificultatea existentei unor atat de variate sisteme pentru masuri si greutati.
Desi din secolul al XVI-lea s-a pus problema constituirii unui sistem mai
simplu de calcul. Abia in secolul al XVIII-lea s-a putut crea sistemul metric.
Un sistem mai practic. In 1766 francezul La Condamine a izbutit sa determine o
masura mai unitara, stanjenul peruvian (la toise de Perou) si a propus-o ca
etalon pentru masurarea gradelor meridianelor. Totusi, propunerea sa nu s-a
impus si, in 1790, savantii francezi au hotarat ca unitatea de masura pentru
lungimi sa fie 1/10.000.000 parte din meridianul Parisului, portiunea de la
Ecuator la Pol. Astfel s-a adoptat ca orice diviziune sa se faca prin cifra 10.
De aici a derivat si numele de sistem zecimal. Aceasta fractiune a fost numita
metru (metron), adica masura. In Franta noul sistem a fost adoptat la 1
noiembrie 1801, in mod facultativ, iar din 1 ianuarie 1840 a devenit
obligatoriu.
Dupa propunerea metrului ca etalon de lungime s-a facut si propunerea unui
etalon de greutate: kilogramul, respectiv gramul.
Etalonul acestui sistem cu multipli si submultipli are o baza reala.
Terminologia multiplilor este luata din limba greaca (kilo = 1000 gr., hecto =
100, deca = 10), iar submultiplii au termeni din limba
Acesti termeni se adapteaza cu usurinta la tot felul de masuri: de lungime (km
= 1000 m, hectometrul = 100 m, decametru = 10 m); de suprafata: km^2,
hectometru^2, decimetru = 0,010 m, m^2, centimetru, milimetru, micron).
Pentru suprafetele agrare se ia ca unitate decametrul2 (arul sau ario = 100
m^2) si are un singur multiplu: hectarul = 10000 m^2 si un singur submultiplu =
centiarul, a suta parte dintr-un ar = 1 m^2.
Masurile de capacitate au ca etalon m^3 cu multiplii si submultiplii si sunt
de doua feluri: pentru corpuri solide si pentru corpuri lichide.
Pentru masuratul lemnelor nefasonate se intrebuinteaza sterul, cu un
submultiplu: decasterul = 10 m^3 si un submultiplu: decisterul = 0,010 m^3.
Masurile pentru lichide au ca unitate etalon: litrul, cu multipli si
submultipli.
Masurile de greutati (ponduri) au ca unitate etalon gramul. Un cm^3 de apa
cantarita in vid la temperatura de 4 grade da pondul gram. Multipli si submultipli
sunt: kg, tona, chintalul, hectogramul, decigramul, centigramul, miligramul.
In epoca antica desigur ca geto-dacii au folosit unitatile de masura grecesti
si apoi romane. In epoca feudala romanii au avut un sistem propriu de masuri
care s-a caracterizat prin unitate si diversitate. Majoritatea masurilor si
greutatilor aveau aproximativ aceleasi denumiri si in cele trei Tari Romane.
Diferea marimea acestora de la o zona la alta. Majoritatea denumirilor sunt de
origine greco-latina: deget, plama, cot, pas, funie, falce, cabla, cantar.
Pentru suprafete s-a folosit prajina si stanjenul precum si falca, pogonul,
cureaua, chinga.
Masurile de capacitate mai folosite au fost: butoiul, vasus si tunella. Iar
cele de greutate erau: povara, burduful, sacul, cantarul, carul, mija.
Sistemul zecimal s-a introdus in Principate dupa o indelungata batalie la 27
septembrie 1864, devenind obligatoriu in ianuarie 1866.
Identificarea masurilor de volum din sticla
1.Masurile de volum din sticla
Masurile de volum din sticla, pentru laborator sunt utilizate pentru masurarea expeditiva si cu suficienta precizie a cantitatilor de lichide (volumelor).
Se construiesc in forma de recipienti (cilindri gradati), pahare conice gradate, baloane cotate) sau sub forma de tuburi de sticla (pipete, micropipete, biurete, microbiurete).
Dupa modul de gradare, pot fi cu un singur repere sau cu scara gradata. In primul caz se pot masura doar volume fixe, corespunzatoare volumelor nominale. In cazul masurilor cu scara gradata, se pot masura volume cuprinse intre 0 si volumul maxim (nominal) sau in intervalul 1/10 si 1/1 din acest volum.
In functie de utilizare , masurile din sticla de laborator pot fi gradate pentru umplere sau golire.
Inscriptiile obligatorii cu care se prevad aceste mijloace de masurare care sunt (dupa caz):
denumirea sau emblema producatorului;
unitatea de masura: cm3 (ml);
temperature de gradare: 20 C;
modul de utilizare: U (umplere) sau G (golire);
Standardul (norma) dupa care este fabricata.
Baloanele cotate sunt masuri de volum din sticla, sferice in forma de para, cu gat lung si ingust.
Se intrebuinteaza in laboratoare pentru masurarea precisa a cantitatilor relative mari de lichide.
Din punct de vedere al constructiei pot fi cu sau fara dop, iar dupa gradare se clasifica in baloane pentru umplere (cu inscriptia ,,U) si baloane pentru golire (cu inscriptia ,,G).
Baloanele cotate se fabrica pentru urmatoarele volume: 25, 50, 100, 200, 250, 500, 1.000 si 2.000cm3 (ml). In mod exceptional se intalnesc si baloane de 10 cm3 (ml), dar numai pentru umplere
2. Reguli de folosire
Inainte de intrebuintare sau verificare se executa spalarea cu apa, solutie de carbonat de sodiu de 0,5% sau solutie de sapun. Urmeaza clatirea si degresarea cu un amestec oxidant.
Uscarea se poate face intr-un curent de aer cald sau in etuva. In ultimul caz, intrebuintarea sau verificarea se face numai dupa 12 ore de la racire.
Daca uscarea se face pe un stelaj de uscat, atunci se vor lua masuri pentru a se evita depunerea prafului.
Baloanele gradate pentru golire (G) nu se usuca in interior, deoarece se verifica umede.
Umplerea baloanelor se face fiind asezate pe un plan orizontal, verificat cu o nivela. Cu o palnie cu gat lung se toarna apa distilata pana aproape de reper. Apoi, cu o pipeta curata se completeaza lichidul, pana cand meniscul acestuia ajunge tangent la reper.
In cazul lichidelor transparente, citirea se face la baza meniscului, iar in celelalte cazuri (lichide intens colorate sau netransparente), la marginea superioara a meniscului.
Golirea balonului se face printr-o aplecare usoara, cu gatul sprijinit de peretele recipientului in care se face golirea. Treptat, se ajunge in pozitie verticala. Dupa 30 s (60 s in cazul baloanelor mai mari de un litru) se sterge buza gatului balonului de vasul in care se goleste.
3. Verificarea
Cuprinde urmatoarele etape:
- verificarea aspectului exterior, a constructiei si a dimensiunilor;
- verificarea calitatii sticlei (numai la fabricatie);
- verificarea etanseitatii baloanelor cu dop;
- verificarea volumului.
Verificarea volumului se poate executa prin:
metoda gravimetrica;
metoda volumetrica.
Metoda gravimetrica consta din cantarirea apei distilate care umple balonul sau a apei care se goleste din balon (dupa cum acesta este gradat, U sau G).
Metoda volumetrica consta in transvazarea apei din pipeta-etalon in balonul care se verifica .
Baloanele cotate de clasa 1 se verifica numai prin metoda gravimetrica, aceasta metoda fiind mai precisa decat cea volumetrica.

Pahar conic gradat.
4.Verificarea prin metoda gravimetrica
Verificarea baloanelor pentru umplere
Balonul care se verifica este curatat (spalat cu amestec oxidant) si uscat. Se inchide cu dopul respectiv sau se acopera cu sticla de ceasornic si se aseaza pe talerul drept al balantei.
Langa balon, pe taler, se pun greutati-etalon, in valoare egala in grame cu numarul de cm3 (ml) corespunzator volumului nominal.
Se echilibreaza balanta si se noteaza pozitia de echilibru.
Se scot de pe talerul drept greutatile etalon si balonul, fara sa se modifice masa de echilibrare de pe taleru stang.
Se umple cu apa distilata balonul pana la reper, se aseaza pe talerul drept si se restabileste pozitia de echilibru prin adaugare de greutati etalon pe taler langa balon.
Masa apei care corespunde volumului balonului rezulta din diferenta dintre masa initiala m1 si masa m2 pentru restabilirea echilibrului:
m = m1-m2 (g).
Daca greutatile de echilibrare se adauga pe celalalt taler, atunci se aplica relatia: m = m1+m2 (g).
Imediat dupa cantarire se determina temperatura apei (t 0C), cu precizia de 0,1 C.
Din tabele se obtine masa m corespunzatoare volumului nominal si temperaturii la care s-a lucrat
TABEL
cu erorile tolerate pentru volumul nominal
|
Volumul Nominal Cm3 [ml] |
Erori tolerate la volum cm³ [ml] |
|||
|
Clasa 1 |
Clasa 2 |
|||
|
Umplere |
Golire |
Umplere |
Golire |
|
|
50 |
0,05 |
- |
0,10 |
- |
|
100 |
0,08 |
0,1 |
0,15 |
0,2 |
|
250 |
0,15 |
0,2 |
0,30 |
0,4 |
|
500 |
0,25 |
0,3 |
0,50 |
0,6 |
|
1000 |
0,40 |
0,6 |
0,80 |
0,12 |

Baloane cotate.

Cilindri Gradati
Pipete
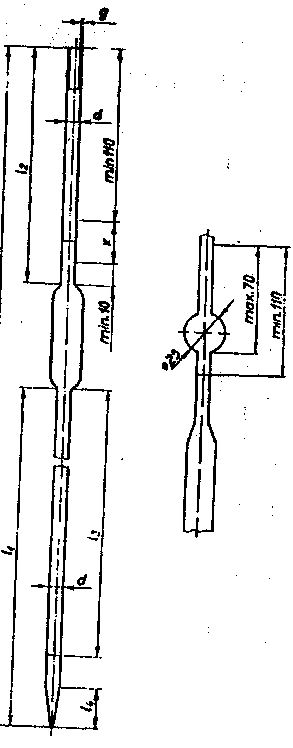
Pipetele sunt masuri de volum construite din sticla, care se utilizeaza la masurarea rapida a cantitatilor mici de lichide, in laborator.
Se construiesc cu un singur reper sau cu scara gradata. Ambele tipuri pot fi cu golire totala sau partiala.
Pipetele cu reper pot avea urmatoarele volume nominale: 1, 2, 5, 10, 20, 25, 100 cm3 (ml).
In cazul pipetelor cu scara gradata, volumele nominale uzuale sunt de 1, 2, 5, 10 si 25 cm3 (ml).
Pentru volume foarte mici se construiesc si micropipete
2.Reguli de intrebuintare
Inainte de utilizare pipetele trebuie sa fie curatate foarte ingrijit. In acest scop se spala cu o solutie de sapun si apoi cu apa de la robinet. Pentru degresarea completa se foloseste un amestec oxidant (bicromat de potasiu in acid sulfuric tehnic sau permanganat de potasiu in apa).
Dupa degresare pipetele se clatesc cu apa iar daca sunt unele depuneri se spala u solutie de HCI concentrate. Urmeaza o noua clatire cu apa curenta si o spalare finala cu apa distilata.
Pipetele sun considerate curate si bine palate atunci cand apa care se scurge pe peretii interiori nu adera sub forma de picaturi, dungi sau suvite, iar meniscul apei este de forma regulate, fara ondulatii, zimti s.a.
In vederea umplerii se aspira lichidu peste reperul la care se face masurarea cu aproximativ 10 mm. Se astupa orificiul tubului de aspiratie cu degetul aratator, se scoate varful pipetei din lichid si se sterge (cu hartie de filtru sau cu o carpa curate si fara scame).
Prin reducerea apasarii cu degetul se elimina incet surplusul de lichid pana cand partea inferioara a meniscului a ajuns tangenta la marginea superioara a reperului. Pipeta se tine in pozitie verticala.
Eventuala picatura de lichid ce ramane suspendata pe varful pipetei se indeparteaza, atingand usor varful pe peretele curat si uscat al unui pahar.
Golirea pipetelor se face tot cu respectarea pozitiei verticale. Varful atinge peretele paharului in care se face golirea si care se tine usor inclinat. Dupa terminarea golirii se mai asteapta 15-30 s fara schimbarea pozitiei. In final, se indeparteaza si ultimele picaturi aderate eventual, prin trecerea varfului de scurgere la 10 mm mai sus, fara sa se departeze de peretele uscat al paharului, apoi se ridica varful pipetei de pe pahar.


Pipete
Verificare
Verificarea pipetelor cuprinde urmatoarele operatii:
verificarea aspectului exterior al constructiei si a dimensiunilor;
verificarea calitatii sticlei (numai la fabricatie);
verificarea timpului de scurgere;
verificarea volumului (prin metoda gravimetrica sau volumetrica).
La verificarea prin metoda gravimetrica se stabileste valoarea erorii pipetei, iar prin metoda volumetrica se stabileste numai daca limita erorii a fost depasita fara sa se cunoasca volumul efectiv.
cm³ Cº
Verificarea prin metoda gravimetrica
Prin aceasta metoda se verifica toate pipetele de clasa 1 de precizie, precum si cele de clasa 2 cu volumul nominal de cel mult 2 cm³ (ml).
Cantaririle se fac prin metoda tarei (Borda) pe o balanta analitica de 200 g sarcina maxima si sensibilitatea de 0,1 mg/div.Trusa de greutati utilizata trebuie sa aiba certificate de etalonare (pentru a cunoaste erorile greutatilor), iar piesele in grame sa fie confectionate din alama.
-Temperatura apei folosite poate diferi de aceea a incaperii cu 0,5 Cº
si se determina cu precizia de 0,1 Cº
In cazul pipetelor cu un reper si golire totala se verifica volumul nominal.
Pipetele cu scara gradate se verifica pentru urmatoarele volume:
volumul portiunii de la reperul de sus pana la ½ din volum;
volumul portiunii de la primul reper la ultimul reper al scarii gradate;
volumul nominal (total).
Metodologia de lucru este identificata in toate cazurile cu cea utilizata in cazul verificarii baloanelor cotate.
Paharul in care se transvazeaza apa se
aseaza pe talerul din dreapta balantei impreuna cu greutatile etalon. Pe taleru
din stanga se aseaza
De retinut ca, in etapa de cantarire a paharului cu apa deja tranvazata, se disting doua cazuri:
a Daca pentru echilibrarea balantei s-au adaugat greutati pe taleru drept, se scade valoarea lor din valoarea masei puse initial langa pahar.
b Daca pentru echilibrare s-au adaugat greutati pe talerul stang, valoarea lor se aduna la valoarea masei initiale.
Micropipete.
Pipete cu reper
|
Volumul nominal cm3 (ml) |
Timp de scurgere (s) |
Eroarea tolerata cm3(ml) |
||
|
Clasa 1 |
Clasa 2 |
Clasa 1 |
Clasa 2 |
|
|
| ||||
Pipete cu scara gradate
|
Volumul nominal cm3 (ml_ |
Timp de scurgere (s) |
Eroare tolerate cm3 (ml) |
||
|
Clasa 1 |
Clasa 2 |
Clasa 1 |
Clasa 2 |
|
a) Pipete hematologice
Pipetele hematologice sunt masuri de volum din sticla, folosite in laboratoarele de chimie biologica (hematologie) la evaluarea numarului de eritrocite (globule rosii) sau de leucocite (globule albe) din sange.
Se prezinta sub forma unor capilare de sticla cu peretii grosi, avand in partea de mijloc o largire in forma de para.Pipeta se termina la o extremitate cu un varf subtiat, iar la cealalta cu o usoara adancitura in forma de palnie. In interiorul partii sub forma de para se afla o margea de sticla rosie sau alba (in functie de globule rosii/albe, pentru care se folosesc).
Pe partea inferioara a pipetei sunt trasate doua repere numerotate (0,5 si 1), iar la partea superioara este trasat un reper numerotat cu 101 (pentru globule rosii) sau cu 11 (pentru globule albe). Rezulta deci ca exista doua tipuri de pipette hematologice:pentru eritrocite, respectiv pentru leucocite (fig.6.9).
b) Conditii tehnice
Se refera la forma, dimensiuni, materiale si inscriptii, fiind stabilite prin NTM.
c) Modul de intrebuintare
Inainte de utilizare pipetele se spala cu apa distilata, alcool si eter sulfuric, dupa care sunt uscate. Daca se impune o curatire mai eficienta, atunci inainte de cele trei etape de spalare pipetele se umplu cu amestec sulfocromic si se lasa timp de 24 ore pentru dizolvarea impuritatilor depuse.
Diluarea sangelui se face in raportul 1:100 sau 1:200 in cazul eritrocitelor. In acest scop se aspira mai inainte sange in pipeta, pana la reperul 1 sau 0,5 (dupa caz) si apoi se aspira pana la reperul 101 lichidul care serveste pentru diluarea sangelui.
In cazul leucocitelor se procedeaza in mod asemanator, dar diluarea este de 1:10 sau 1:20, lichidul fiind aspirat pana la reperul 11.Aspiratia se realizeaza in toate cazurile cu ajutorul unui tub subtire din cauciuc, atasat la partea superioara a pipetei.
Margeaua rosie sau alba serveste la amestecarea (dispersarea) hematiilor intr-un mod cat mai uniform.
Dupa intrebuintare, pipetele sunt spalate succesiv cu apa obisnuita, respective cu apa distilata si apoi uscate. Sunt pastrate in cutii bine inchise (captusite cu vata si tifon). Exista si cutii speciale care insotesc aparatul folosit pentru determinari.

d) Verificarea exactitatii
Dupa verificarea aspectului exterior, a constructiei si a dimensiunilor, pipetele perfect curate se verifica in privinta exactitatii. Aceasta operatiune consta de fapt in determinarea raportului dintre volumul tubului capilar intre varf si reperul 1, respectiv intre reperul 1 si 101 (1 si 11). Se lucreaza prin metoda gravimetrica cu mercur si apa. De fapt, se cantareste masa de lichid care umple portiunile de verificat mentionate mai sus. In conformitate cu NTM, raportul dintre volumele indicate trebuie sa fie cuprins intre 97 si 103, respective 194 si 206 (eritrocite) si intre 9,7 si 10,3 , respectiv 19,4 si 206 (leucocite).
Tabel cu exemple
|
Nr. crt. |
Denumirea masurii si volumul nominal |
Inscriptii |
Semnificatia inscriptiei |
|
1 |
Cilindru gradat 5-50cm³ |
VM 20ºC U STAS |
,,VitrometanMedias ,,unitatea de masura Temperatura de gradare Pentru umplere Standardul |
|
2 |
Balon cotat 500 cm³ |
EB cm³ 20ºC U CI.2 N.I |
,,EprubetaBucuresti Unitatea de masura Temperatura de gradare Pentru umplere Clasa de precizie 2 Norma interna |
|
3 |
Pipeta cu largire (cu un singur reper) 5 ml |
VM MI 20ºC G CI.2 STAS |
,,VitrometanMedias ,,unitatea de masura Temperatura de gradare Pentru golire Clasa de precizie 2 standardul |




Tipuri de Biurete.
Verificarea butoaielor
Generalitati
Butoaiele sunt masuri de volum pentru lichide, avand forma specifica.Dupa materialul din care se confectioneaza se disting doua grupe mari: butoaie din lemn si butoaie metalice. Butoaiele din lemn pentru lichide servesc la depozitarea si transportul unor cantitati determinate de bauturi alcoolice (vin, bere, rachiu, etc.) si pot fi transportabile sau stabile. Ele se executa din lemn de esenta tare, bine uscat, fiind formate din doage legate cu cercuri de otel si doua funduri circulare.
In mod current, butoaiele din lemn se construiesc pentru volume cuprinse intre 25 l si 1.500 l, dar se admit si volume mai mari, dupa necessitate. Pentru depozitarea si transportul produselor petroliere diferite, a uleiurilor comestibile si a altor lichide se folosesc butoaiele metelice. Acestea au forma cilindrica si sunt confectionate din tabla zincata sau tabla neagra, fiind asamblate prin sudura. Volumele nominale uzuale sunt cuprinse intre 50 l si 400 l. In ultimele decenii s-a extins si utilizarea butoaielor de bere din aluminiu.
Verificare
Verificarea butoaielor cuprinde etapele cunoscute in general pentru masuri de volum.
Astfel, se verifica:
aspectul exterior, constructia si dimensiunile;
materialul din care sunt confectionate (lucru deosebit de important in cazul utilizarii lor pentru lichide alimentare);
etanseitatea;
volumul.
In cele ce urmeaza se va trata problema verificarii volumului butoaielor, operatie metrologica ce se poate executa prin doua metode:
metoda volumetrica;
metoda gravimetrica.
Metoda volumetric consta in masurarea volumelor de apa, cu care se umplu butoaiele. In acest scop, se utilizeaza masuri de volum etalon (in cazul butoaielor mici) si instalatii de verificare fixe sau mobile (in cazul butoaielor de marime mijlocie sau mare). Instalatiile de verificare fixe (numite si ,,statii de verificare) se compun din unul sau mai multe rezervoare, prevazute cu tub de nivel si rigla gradata in litri.
Instalatiile de verificare mobile sunt cu contor volumetric de precizie (cel de clasa 0,5). Aceste instalatii sunt insotite de un vas-etalon special, care emite controlul pastrarii preciziei contorului. In timpul determinarilor temperatura apei trebuie sa fie cat mai apropiata de 20 grade C.
Metoda gravimetrica consta in determinarea volumului butoiului prin intarirea apei pe care o contine acesta. Pentru aceasta se foloseste o bascula cu sarcina maxima corespunzatoare (verificata in prealabil), cu care se cantareste butoiul plin si apoi gol, diferenta dintre rezultate obtinute reprezentand masa apei. Pentru a determina volumul in litri al butoiului, se tine seama de temperatura apei folosite, obtinand din tabele valoarea respectiva.Erorile tolerate sunt redate in tabel, separat pentru butoaie din lemn, respectiv pentru cele metalice.
Verificarea cisternelor auto
Generalitati
Cisternele auto sunt folosite pentru transportul si masurarea unor cantitati mari si determinate de lichide. Cisternele metalice pot fi montate pe sasiurile autocamioanelor sau pe remorci. Aceste cisterne mobile se pot folosi pentru produse petroliere, uleiuri, alcool, etc., pot fi cu descarcare completa sau partiala, respective cu unul sau mai multe compartimente. La fiecare cisterna sau compartiment se pot deosebi urmatoarele parti componente principale: corpul cisternei, domul cu armature si dispozitivul de scurgere. Se considera cisterna umpluta atunci cand nivelul lichidului este la suprafata superiora a indicelui (existent in dom) sau in dreptul reperelor trasate pe cele doua ferestre de sticla fixate de o parte si de alta a domului.
Verificarea
Etapele de verificare sunt cele normale pentru masurile de volum. La cisternele aflate in uz, se verifica periodic daca valoarea gasita difera de valoarea inscrisa pe placuta atasata in acest scop. Daca aceasta diferenta depaseste 2 (0,2%), este obligatorie stabilirea din nou a volumului, aplicand pe placuta noua valoare gasita. Cu ocazia verificarii se stabileste totodata daca cisterna corespunde si conditiilor tehnice prevazute prin NTM. Se pot utilize doua metode de verificare:
a) Metoda gravimetrica. Consta in determinarea volumului prin cantarirea cantitatii de apa care umple cisterna pana la indicele de capacitate. In acest scop se foloseste o bascule-pod, in stare perfecta, verificata in prealabil, de sarcina corespunzatoare. Masa apei se obtine scazand masa cisternei goale din masa cisternei pline. Masurand temperatura apei si folosind tabele care indica volumul in functie de temperatura, se determina volumul cisternei la +20ºC.
b) Metoda volumetrica. Consta in masurarea volumului de apa cu care umple cisterna, cu ajutorul unor instalatii fixe (statii de verificare), formate din unul sau mai multe rezervoare, care servesc ca masuri-etalon de volum. Aceste instalatii sunt de fapt asemanatoare cu cele utilizate in cazul verificarii butoaielor. Cel putin unul dintre rezervoare este prevazut cu tub de nivel si scara gradata. Pentru calculul volumului, in toate cazurile, trebuie sa se tina seama de numarul intreg de rezervoare golite, iar fractiunile care trebuie adaugate se stabilesc fie cu ajutorul tubului de nivel si rigla gradata, fie cu masuri-etalon de volum metalice.
Normele N.T.S.M si P.S.I
1) Norme de tehnica securitatii muncii
Problemele cu caracter organizatoric aferente activitatii de productie pot influenta hotarator (direct sau indirect) asupra producerii accidentelor de munca sau a imbolnavirilor profesionale, a securitatii personalului si a aparatelor (utilajelor).
Datorita acestui lucru, se va acorda o atentie deosebita urmatoarelor elemente:
-controlul frecvent al locurilor de munca;
-controlul dotarii utilajelor si al aparatelor cu dispozitive de tehnica a securitatii muncii, precum si a personalului cu echipament si materiale de protectie, inainte de inceperea lucrului;
-organizarea locului de munca si a activitatii respective;
-disciplina in munca;
-supravegherea permanenta a oamenilor la locul de munca si sub aspectul respectarii normelor de protectie a muncii.
La repartizarea personalului la locul de munca se va tine seama de aptitudinile fizice si psihice, de nivelul de cunostinte generale si profesionale de specialitate, de vechimea si experienta in activitatea respectiva etc.
Este strict interzisa orice modificare a destinatiei aparatului, utilajului, daca acestea contravin normelor si regulamentelor in vigoare.
Existenta si buna functionare a aparatelor de masura si control si a dispozitivelor de protectie a muncii fac parte din buna organizare a locului de munca.
La fiecare loc de munca vor fi afisate la loc vizibil instructiunile de protectie a muncii si de lucru, insotite de schemele aparatelor si utilajelor.
Sefii formatiilor de lucru, atelier sunt obligati sa asigure organizarea corespunzatoare a activitatii la fiecare loc de munca, in conditii de securitate a personalului si a aparatelor, utilajelor prin:
-verificarea bunei functionari a aparatelor, utilajelor luand masuri operative de remediere a deficientelor.
-verificarea modului in care se intretin aparatele si utilajele.
-instruirea corespunzatoare a personalului, verificarea cunostintelor acestuia, mentinerea stricta a ordinii si disciplinei;
-repartizarea sarcinilor, indrumarea si controlul operatiilor, asigurarea asistentei tehnice permanente.
Personalul desemnat poate indeplini lucrarile de verificare numai dupa ce si-a insusit temeinic urmatoarele cunostinte:
-regulamentul de ordine interioara a unitatii;
-legislatia de protectie a muncii in vigoare, aferenta activitatii respective;
-normele de protectie a muncii, (partile generale si cele specifice din domeniul respectiv de activitate);
-instructiunile de protectie a muncii specifice locului de munca;
-instructiunile de lucru;
-notiuni de prim ajutor general si specific.
Nici o persoana nu va fi repartizata, respectiv primita la un loc de munca si nu va fi pusa sa lucreze decat dupa ce i s-a facut instructajul de protectie a muncii corespunzator finalizat prin verificarea insusirii cunostintelor necesare rezultatul consemnandu-se in fisa de instructaj.
Pentru a completa masurile tehnice, de protectie colectiva, luate in atelierele de metrologie, este necesar sa se utilizeze echipamentul si materialele de protectie individuala.
2) Norme P.S.I.
Respectarea normelor P.S.I. este obligatorie pentru intreg personalul din institutii, intreprinderi,ateliere, etc.
Pentru aceasta este necesar ca fiecare loc de munca sa fie dotat cu aparatura de stins incendii formata din: stingatoare de incendiu, furtune de incendiu prevazute cu ajutaje, rastele cu materiale P.S.I.(galeti,lopeti,tarnacoape).Personalul de la locul respectiv de munca este obligat sa cunoasca locul de amplasare al aparaturii din dotare si functionarea acesteia.
La fiecare loc de munca trebuie sa existe afisat un plan de evacuare in caz de incendiu, atat al personalului cat si al materialelor. In planul de evacuare sunt stabilite atributiunile personalului in caz de incendiu si schema de evacuare.
Pentru prevenirea incendiilor sunt interzise:
-blocarea cailor de acces;
-depozitarea de produse (materiale) inflamabile in locuri special neamenajate;
-improvizatiile de natura electrica;
-folosirea materialelor P.S.I. in alte scopui;
-utilizarea focului deschis in locuri neamenajate sau interzise;
-folosirea produselor petroliere pentru degresarea, spalarea pieselor, aparatelor si utilajelor;
-fumatul in locuri neamenajate;
-executarea de lucrari de intretinere,reparatii,etc. la instalatiile electrice si de gaze de catre personal neautorizat.
BIBLIOGRAFIE
Ciocirdia ,C.,
Ugureanu ,
Ciocirlea Vasilescu , A., Constantin ,Marina ,Masurari tehnice ,Editura Cvasidocumentatia PROSER & Printech ,Bucuresti ,2005 .
Ciocarlea Vasilescu ,A., Metrologie industriala ,Editura Cvasidocumentatia PROSER & Printech ,Bucuresti ,2005 .
Ciocarlea vasinescu ,A., Constantin ,Marina ;Coicarlea Vasilescu ,Ioana ,Elemente de tehnologie mecanica ,Editura PRINTECH ,Bucuresti 2004 .
Dodoc ,P., Metrologie generala ,Editura Didactica si Pedagocica , Bucuresti ,1979 .
Gheorghiu ,Tatiana ,Constantin ,N., Auxiliar curricular pentru circul superior al liceului ,profil ethnic ,modulul :Tehnici de Masurare in Domeniu , Ministerul Educatiei si Cercetarii ,2006 ,Programul PHARE TVER RO 2005/005 551.05.01 02 .
Ghitescu ,D., Mirea ,A., Instalatii tehnico-sanitare si de gaze ,Manual pentru scoli profesionale ,anul I si II ,Editura DIdactica si Pedagogica ,Bucuresti ,1972 .
Iliescu ,C. si col .,Masurarea electrica a marimilor neelectrice ;indrumar de laborator ,Institutul Politehnic ,Bucuresti ,1992 .
Ionescu ,G si col .,Traducatoare ;princiii si metode de proiectare ,Institutul Politehnic Bucuresti ,1980 .
Ionescu ,G., Masurari tehnice si traducatoare Institutul Politehnic Bucuresti ,1975 .
Micu ,C si col.,Aparate si sisteme de masurare in cinstructia de masini ,Editura Tehnica ,Bucuresti ,1980 .
Millea , A.,Cartea metrologului Metrologie generala ,Editura Tehnica ,Bucuresti ,1985 .
Sturzu ,A.,Ionescu ,Mihaiela ,Controlului preciziei dimensionale si geometrice ,Editura PRINTECH ,Bucuresti ,2006 .
Lazarescu ,
|
Politica de confidentialitate | Termeni si conditii de utilizare |
Vizualizari: 4978
Importanta: ![]()
Termeni si conditii de utilizare | Contact
© SCRIGROUP 2025 . All rights reserved